0 Abonnés · 47 Publications

Le Cloud Computing est un paradigme des technologies de l'information qui permet un accès omniprésent à des pools partagés de ressources système configurables et de services de niveau supérieur qui peuvent être rapidement mis à disposition avec un effort de gestion minimal, souvent via Internet.

En savoir plus.

InterSystems officiel Adeline Icard · Oct 27, 2025

Cette version met l'accent sur la fiabilité des mises à niveau, l'extension de la sécurité et l'amélioration du support pour plusieurs services cloud InterSystems. Avec cette version, toutes les offres majeures, notamment FHIR Server, InterSystems Data Fabric Studio (IDS), IDS avec Supply Chain et IRIS Managed Services, prennent désormais en charge la sécurité avancée, offrant ainsi une sécurité unifiée et renforcée.

Nouvelles fonctionnalités et améliorations

0
0 16
Article Iryna Mykhailova · Sept 17, 2025 3m read

Salut tout le monde! Ayant récemment rejoint InterSystems, je me suis rendu compte que, même en ayant la version communautaire de la Community Edition totalement gratuite et géniale, la manière d'y accéder n'était pas très claire. J'ai donc décidé de rédiger un guide présentant toutes les différentes façons d'accéder à la version communautaire de la Community Edition d'InterSystems IRIS:

Obtention de la Community Edition d'InterSystems IRIS sous forme de conteneur

L'utilisation d'une instance conteneurisée de la Community Edition est l'approche recommandée pour les personnes qui découvrent le développement sur InterSystems IRIS. À mon avis, c'est aussi la plus simple. La Community Edition d'InterSystems IRIS est disponible sur DockerHub; si vous avez un compte SSO InterSystems, vous pouvez également la trouver dans le registre de conteneurscan also find it in the InterSystems Container Registry.

Quel que soit le cas, vous devrez extraire l'image de votre choix à l'aide de l'interface CLI Docker:

docker pull intersystems/iris-community:latest-em
// or
docker pull containers.intersystems.com/intersystems/iris-community:latest-em

Ensuite, vous devrez démarrer le conteneur: Afin d'interagir avec IRIS en dehors du conteneur (par exemple, pour utiliser le portail de gestion), vous devrez publier certains ports. La commande suivante exécutera le conteneur IRIS Community Edition avec les ports du superserveur et du serveur web publiés ; notez que vous ne pouvez rien avoir d'autre en cours d'exécution qui dépende des ports 1972 ou 52773!

docker run --name iris -d --publish 1972:1972 --publish 52773:52773 intersystems/iris-community:latest-em

Obtention de la Community Edition d'InterSystems IRIS dans le Cloud

Vous souhaitez peut-être éviter complètement le problème d'avoir à gérer une installation locale; et si tel est le cas, vous pouvez vous lancer avec un déploiement cloud de la Community Edition d'InterSystems IRIS. Tous les principaux fournisseurs de cloud sont pris en charge. Consultez notre page Cloud Partners page pour plus d'information. Dans cet exemple, nous allons nous concentrer sur le déploiement sur AWS.

Commencez par rechercher la Community Edition d'InterSystems IRIS sur AWS Marketplace:

Vous pouvez cliquer sur "View purchase options" (Afficher les options d'achat) et vous connecter à votre compte pour afficher la page d'abonnement:

 

En faisant défiler vers le bas, vous pouvez cliquer sur “Subscribe” (s'abonner), remplir l'information requise, puis cliquer sur “Deploy” (déployer) pour déployer la Community Edition d'InterSystems IRIS en tant que nœud cloud! Consultez notre documentation ici déploiement d'InterSystems IRIS dans le cloud pour plus de d'information.

Obtention de la Community Edition d'InterSystems IRIS sous forme de kit d'installation

Si vous préférez travailler avec InterSystems IRIS installé directement sur votre machine et que vous ne souhaitez pas utiliser de conteneurs, vous pouvez télécharger un kit d'installation pour votre système à partir du service InterSystems Evaluation Service. Pour télécharger un kit d'installation, vous devez avoir un identifiant SSO InterSystems. Bonne nouvelle: si vous avez un compte sur la Communauté de développeurs, vous en avez déjà un! Sinon, vous pouvez cliquer sur "Créer un nouveau compte" et suivre les étapes indiquées:

 Une fois connecté, la page suivante devrait s'afficher. Cliquez sur "Télécharger la version Community Edition" pour commencer le téléchargement du kit d'installation:

 

Vous serez invité à fournir certaines information concernant la version exacte d'InterSystems IRIS dont vous avez besoin et la plate-forme sur laquelle vous allez l'installer:

 

Dans la plupart des cas, vous devrez sélectionner « InterSystems IRIS Community » et la version la plus récente disponible pour votre plateforme. Suivez les instructions d'installation fournies dans la documentation spécifique à votre plateforme, et le tour est joué!

0
0 25
InterSystems officiel Adeline Icard · Août 19, 2025

Version 2025.1.0.1.24372U.f00326d.

Aperçu

Cette version offre une prise en charge Azure étendue pour InterSystems Data Fabric Studio, une flexibilité d’abonnement améliorée, des mises à jour majeures des modules et de multiples améliorations de la mise en réseau, de la sécurité et de la réactivité des API.

Nouvelles fonctionnalités et améliorations

0
0 25
InterSystems officiel Adeline Icard · Juin 27, 2025

Référence : Build 2025.1.0.1.24372U.25e14d55

Cette version apporte des améliorations significatives à la sécurité, aux capacités d'analyse et à l'expérience utilisateur, ainsi que des améliorations opérationnelles majeures visant à réduire les temps d'arrêt et à améliorer la fiabilité.

Nouvelles fonctionnalités et améliorations

0
0 21
Article Guillaume Rongier · Juin 23, 2025 27m read

Introduction

Dans le contexte actuel où les menaces évoluent rapidement, les organisations qui déploient des applications critiques doivent mettre en œuvre des architectures de sécurité robustes qui protègent les données sensibles tout en maintenant une haute disponibilité et des performances élevées. Cela est particulièrement crucial pour les entreprises qui utilisent des systèmes de gestion de bases de données avancés tels qu'InterSystems IRIS, qui alimentent souvent des applications traitant des données hautement sensibles dans les domaines de la santé, de la finance ou des données personnelles.

Cet article décrivent en détail une architecture de sécurité complète à plusieurs niveaux pour le déploiement de clusters InterSystems IRIS sur AWS à l'aide de Kubernetes (EKS) et InterSystems IAM. En appliquant les principes de défense en profondeur, cette architecture fournit une protection à tous les niveaux, du périmètre du réseau au niveau de l'application et du stockage des données.

Pourquoi une approche à plusieurs niveaux est-elle importante

Les stratégies de sécurité à un seul niveau sont de plus en plus inadéquates face à des vecteurs d'attaque sophistiqués. Lorsqu'un contrôle de sécurité échoue, des niveaux supplémentaires doivent être mis en place pour éviter une compromission totale. Notre architecture implémente des contrôles de sécurité à cinq niveaux critiques:

  1. Sécurité périmétrique: Utilisation d'AWS WAF et CloudFront pour filtrer le trafic malveillant avant qu'il n'atteigne vos services
  2. Sécurité réseau: Exploitation des stratégies réseau AWS VPC, des groupes de sécurité et de Kubernetes
  3. Sécurité des API: Implémentation d'InterSystems IAM avec des plug-ins de sécurité avancés
  4. Sécurité des applications: Renforcement de la passerelle Web grâce à des restrictions URI rigoureuses
  5. Sécurité des bases de données: Configuration du cluster IRIS avec authentification et chiffrement robustes

À la fin de cet article, vous comprendrez comment mettre en œuvre chaque couche de sécurité et comment elles fonctionnent conjointement pour créer une stratégie de défense en profondeur qui protège vos déploiements IRIS contre un large éventail de menaces tout en préservant les performances et l'évolutivité.
 


Aperçu de l'architecture

Notre architecture de sécurité repose sur le principe de la défense en profondeur, chaque niveau fournissant une protection complémentaire. Voici un aperçu général de la solution complète:


Structure de déploiement du cluster IRIS

Notre cluster IRIS est déployé à l'aide de l'Opérateur Kubernetes d'InterSystems (IKO) selon une topologie soigneusement conçue:

  1. Niveau de données: Deux instances IRIS dans une configuration en miroir pour une haute disponibilité et une redondance des données
  2. Niveau d'application: Deux serveurs d'applications IRIS qui accèdent aux données via ECP (Enterprise Cache Protocol)
  3. Passerelle API: InterSystems IAM (basé sur Kong) pour la gestion et la sécurité des API
  4. Passerelle Web: Trois instances de passerelle Web (CSP+Nginx) pour traiter les requêtes Web
  5. Arbitre: Une instance d'arbitre pour le niveau de données en miroir

Cette architecture sépare les problèmes et fournit plusieurs niveaux de redondance:

  • Le niveau de données gère les opérations de base de données avec mise en miroir synchrone
  • Le niveau d'application se concentre sur le traitement de la logique métier
  • Le niveau IAM gère la sécurité des API
  • Le niveau de passerelle Web traite les requêtes HTTP/HTTPS

Chaque composant joue un rôle spécifique dans la pile de sécurité:

  1. AWS WAF (pare-feu d'application Web): filtre le trafic malveillant à l'aide d'ensembles de règles qui protègent contre les exploits Web courants, les injections SQL et les scripts intersites (XSS). Il met également en œuvre une liste blanche d'URI pour restreindre l'accès aux seuls chemins d'application légitimes.
  2. AWS CloudFront: Agit comme un réseau de diffusion de contenu (CDN) qui met en cache le contenu statique, réduisant ainsi la surface d'attaque en traitant les demandes à la périphérie. Il fournit également un niveau supplémentaire de protection contre les attaques DDoS.
  3. AWS ALB (Équilibreur de charge d'application): Configuré comme un contrôleur d'entrée Kubernetes, il effectue la terminaison TLS et achemine le trafic vers les services backend appropriés en fonction des chemins d'URL.
  4. InterSystems IAM: Basée sur Kong, cette passerelle API applique l'authentification, l'autorisation, la limitation du débit et la validation des requêtes avant que le trafic n'atteigne l'application.
  5. Passerelle Web: La passerelle Web InterSystems, avec sa configuration renforcée, restreint l'accès à des chemins URI spécifiques et fournit une validation supplémentaire.
  6. Cluster IRIS: La base de données IRIS déployée dans un cluster Kubernetes avec une configuration sécurisée, un chiffrement TLS et des contrôles d'accès basés sur les rôles.

Cette approche à plusieurs niveaux garantit que même si un contrôle de sécurité est contourné, les autres restent en place pour protéger vos applications et vos données.


Niveau 1: Sécurité périmétrique avec AWS WAF et CloudFront

La première ligne de défense de notre architecture se situe au périmètre du réseau, où nous mettons en œuvre AWS WAF et CloudFront pour filtrer le trafic malveillant avant qu'il n'atteigne nos services.

1.1 Mise en œuvre d'AWS WAF

Le pare-feu d'application Web AWS est configuré avec des ensembles de règles personnalisées afin de protéger contre les exploits Web courants et de restreindre l'accès aux chemins URI autorisés uniquement. Voici comment nous l'avons configuré:

# WAF Configuration in Ingress alb.ingress.kubernetes.io/wafv2-acl-arn: arn:aws:wafv2:region-1:ACCOUNT_ID:regional/webacl/app_uri_whitelisting/abcdef123456 

Nos règles WAF sont les suivantes:

  • Liste blanche des chemins URI: Autorisation du trafic uniquement vers les chemins d'application spécifiés, tels que /app/, /csp/broker/, /api/, and /csp/appdata
  • Protection contre les injections SQL: Blocage des requêtes contenant des modèles d'injection SQL
  • Protection XSS: Filtrage des requêtes contenant des charges utiles de type cross-site scripting
  • Regles basées sur les taux: Blocage automatique des adresses IP qui dépassent les seuils de requêtes
  • Règles de limitation géographique: Limitation de l'accès à certaines zones géographiques lorsque cela est nécessaire

En appliquant ces règles à la périphérie, nous empêchons une grande partie du trafic malveillant d'atteindre notre infrastructure d'applications.
 

1.2 Intégration CloudFront

AWS CloudFront fonctionne avec WAF pour fournir des avantages supplémentaires en matière de sécurité:

  • Mise en cache intelligente: le contenu statique est mis en cache à des emplacements périphériques, ce qui réduit la charge sur les services backend et minimise la surface d'attaque
  • Protection contre les attaques DDoS: L'infrastructure distribuée à l'échelle globale de CloudFront aide à absorber les attaques DDoS
  • Application du protocole TLS: Toutes les connexions sont sécurisées à l'aide du protocole TLS 1.2+ et de suites de chiffrement modernes
  • Identité d'accès à l'origine: Garantie que les compartiments S3 hébergeant du contenu statique sont uniquement accessibles via CloudFront

CloudFront est configuré pour transférer des en-têtes spécifiques vers les services backend, garantissant ainsi la préservation des contextes de sécurité tout au long du flux de requêtes:

  • X-Forwarded-For
  • X-Real-IP

Cette configuration permet aux services en aval d'identifier l'adresse IP client d'origine à des fins de limitation du débit et de journalisation, même lorsque les requêtes transitent par plusieurs niveaux.


Niveau 2: Sécurité réseau avec AWS VPC et groupes de sécurité

Le deuxième niveau de notre architecture de sécurité se concentre sur les contrôles au niveau du réseau mis en œuvre via AWS VPC, les groupes de sécurité et les stratégies réseau Kubernetes.

2.1 Conception VPC pour l'isolation

Notre déploiement IRIS s'exécute dans un VPC personnalisé avec les caractéristiques suivantes:

  • Sous-réseaux privés: Tous les pods IRIS et IAM s'exécutent dans des sous-réseaux privés sans accès direct à l'Internet
  • Passerelles NAT: Outbound internet access
  • Plusieurs zones de disponibilité: Les ressources sont réparties sur trois zones de disponibilité pour une haute disponibilité

Cette conception garantit qu'aucun service backend n'est directement exposé à l'Internet, tout le trafic passant par des points d'entrée contrôlés.

2.2 Configuration des groupes de sécurité

Les groupes de sécurité agissent comme des pare-feu virtuels qui contrôlent le trafic entrant et sortant. Notre implémentation comprend plusieurs groupes de sécurité avec des règles rigoureusement définies:

# Groupes de sécurité référencés dans Ingress alb.ingress.kubernetes.io/security-groups: sg-000000000, sg-0100000000, sg-012000000, sg-0130000000  Ces groupes de sécurité mettent en œuvre:
  • Règles d'entrée: N'autorisent le trafic que sur les ports requis (443 pour HTTPS)
  • Restrictions IP source: Limitent l'accès à des blocs CIDR spécifiques pour les interfaces administratives
  • Règles de sortie: Restriction des connexions sortantes aux destinations nécessaires

Ce niveau de contrôle très précis garantit que, même si un conteneur est compromis, sa capacité à communiquer avec d'autres ressources est limitée par les règles du groupe de sécurité.

2.3 Stratégies réseau Kubernetes

Au sein du cluster EKS, nous mettons en œuvre des stratégies réseau Kubernetes afin de contrôler la communication de pod à pod:

apiVersion:networking.k8s.io/v1kind:NetworkPolicymetadata:
  name:allow-iam-webgateway
  namespace:app1spec:
  podSelector:
    matchLabels:
      app.kubernetes.io/component:webgateway
  policyTypes:
    -Ingress
  ingress:
    -ports:
        -protocol:TCP
          port:443

 

Ces stratégies garantissent que:

  • Les pods IRIS n'acceptent que les connexions provenant de sources autorisées (passerelle Web, IAM)
  • Les pods IAM n'acceptent que les connexions provenant du contrôleur Ingress
  • Les pods de passerelle Web n'acceptent que les connexions provenant d'IAM

Cette approche de sécurité réseau à plusieurs niveaux crée des périmètres d'isolation qui contiennent les violations de sécurité potentielles et limitent les mouvements latéraux au sein de l'environnement d'application.


Niveau 3: Sécurité des API avec IAM d'InterSystems

Au cœur de notre architecture de sécurité se trouve IAM d'InterSystems , une solution de gestion des API puissante basée sur Kong. Ce composant fournit des fonctionnalités de sécurité essentielles, notamment l'authentification, l'autorisation, la limitation du débit et la validation des requêtes.

3.1 Aperçu d'IAM d'InterSystems

IAM d'InterSystems sert de passerelle API pour toutes les requêtes adressées aux services IRIS, garantissant que seul le trafic autorisé et légitime atteint votre application. Dans notre implémentation, IAM est déployé en tant que StatefulSet au sein du même cluster Kubernetes que les instances IRIS, ce qui permet une intégration transparente tout en maintenant l'isolation des préoccupations.

La passerelle IAM est configurée avec une terminaison TLS/SSL et n'est exposée que par des points de terminaison sécurisés. Toutes les communications entre IAM et la passerelle Web IRIS sont cryptées, ce qui garantit la confidentialité des données en transit.

3.2 Configuration avancée de la limitation des taux

Afin de vous protéger contre les attaques par déni de service et l'utilisation abusive de l'API, nous avons mis en place une limitation avancée des taux via le rate-limiting-advanced plugind'IAM. Cette configuration utilise Redis comme magasin backend pour suivre les taux de requêtes sur les instances IAM distribuées.

{ "name": "rate-limiting-advanced", "config": { "identifier": "ip", "strategy": "redis", "window_type": "sliding", "limit": [2000, 3000], "window_size": [60, 60], "redis": { "host": "my-release-redis-master.default.svc.cluster.local", "port": 6379, "timeout": 2000, "keepalive_pool_size": 30 }, "error_message": "API rate limit exceeded" } }  

Cette configuration fournit deux niveaux de limitation des taux:

  • Niveau 1: 2,000 requêtes par minute avec une fenêtre glissante
  • Niveau 2: 3,000 requêtes par minute avec une fenêtre glissante

L'approche par fenêtre glissante fournit une limitation des taux plus précise que les fenêtres fixes, empêchant ainsi les pics de trafic aux périmètres des fenêtres. Lorsqu'un client dépasse ces limites, il reçoit un code d'état 429 accompagné d'un message d'erreur personnalisé.

3.3 Gestion sécurisée des sessions

Pour les applications nécessitant des sessions utilisateur, nous avons configuré le plugin de session IAM avec des paramètres sécurisés afin d'empêcher le détournement de session et de maintenir un cycle de vie approprié à la session:

{ "name": "session", "config": { "secret": "REDACTED", "cookie_secure": true, "cookie_same_site": "Strict", "cookie_http_only": true, "idling_timeout": 900, "absolute_timeout": 86400, "rolling_timeout": 14400 } }

Les principales fonctionnalités de sécurité mises en œuvre sont les suivantes:

  • Uniquement des cookies HTTP: Cela empêche JavaScript d'accéder aux cookies de session, ce qui atténue les attaques XSS
  • Indicateur de sécurité: Assure que les cookies ne sont envoyés que via des connexions HTTPS
  • Restriction au même site: empêche les attaques CSRF en limitant l'utilisation des cookies aux requêtes provenant du même site
  • Plusieurs mécanismes de timeout:
    • Timeout d'inactivité (15 minutes): Met fin aux sessions après une période d'inactivité
    • Timeout glissant (4 heurs): Nécessite une réauthentification périodique
    • Timeout absolu (24 heurs): Durée maximale de la session, quelle que soit l'activité

3.4 Validation des requêtes pour la sécurisation des entrées

Afin de nous protéger contre les attaques par injection et les requêtes malformées, nous avons mis en place une validation de requêtes stricte à l'aide du plugin de validation des requêtes IAM. Cela est particulièrement important pour sécuriser le broker CSP, qui est un composant essentiel chargé de gérer la communication client-serveur dans les applications InterSystems.

{ "name": "request-validator", "config": { "version": "kong", "body_schema": [ { "RequestParam": { "type": "integer", "required": true, "between": [1, 10] } }, { "EventType": { "type": "string", "required": true, "match": "^[a-zA-Z0-9$_]{100}$" } }, { "SessionID": { "type": "string", "required": true, "match": "^00b0[a-zA-Z0-9]{40}$" } } ], "verbose_response": true, "allowed_content_types": ["application/x-www-form-urlencoded"] } } 

Cette configuration impose des règles de validation rigoureuses:

  • Les champs de saisie doivent correspondre exactement aux types de données et aux contraintes
  • Les entrées de chaîne doivent correspondre à des modèles d'expressions régulières spécifiques
  • Les types de contenu autorisés sont les seuls acceptés

Le broker CSP est particulièrement sensible, car il sert de canal de communication entre les navigateurs clients et le serveur IRIS. En validant toutes les requêtes au niveau IAM avant qu'elles n'atteignent le broker, nous créons une barrière de sécurité supplémentaire qui protège contre les requêtes malformées ou malveillantes ciblant ce composant critique. Lorsqu'une requête échoue à la validation, l'IAM renvoie une réponse d'erreur détaillée qui aide à identifier le problème de validation sans révéler d'informations sensibles sur vos systèmes backend.

3.5 Configuration d'adresses IP fiables/p>

Pour renforcer encore davantage la sécurité, l'IAM est configuré pour reconnaître les proxys fiables et déterminer correctement les adresses IP des clients:

{ "trusted_ips": [ "10.0.0.0/24", "10.1.0.0/24", "10.0.3.0/24" ], "real_ip_header": "X-Forwarded-For", "real_ip_recursive": "on" }

Cette configuration garantit que:

  • La limitation du taux identifie correctement les adresses IP des clients, même via des proxys
  • Les règles de sécurité utilisant l'identification IP fonctionnent correctement
  • Les journaux d'accès enregistrent les adresses IP réelles des clients plutôt que celles des proxys

En implémentant ces fonctionnalités de sécurité avancées dans InterSystems IAM, nous avons créé un niveau de sécurité API robuste qui complète les mesures de sécurité périmétrique et réseau tout en protégeant les niveaux application et base de données contre le trafic malveillant ou excessif.


Niveau 4 : Sécurité des applications avec renforcement de la passerelle Web

Le quatrième niveau de notre architecture de sécurité se concentre sur le renforcement de la passerelle Web InterSystems, qui sert d'interface entre la passerelle IAM API et la base de données IRIS.

4.1 Configuration de la passerelle Web dans Kubernetes

TLa passerelle Web est déployée dans le cadre de la ressource personnalisée IrisCluster, avec une configuration spécifique axée sur la sécurité:

webgateway:

  image:containers.intersystems.com/intersystems/webgateway-nginx:2023.3
  type:nginx
  replicas:2
  applicationPaths:
    -/csp/app1
    -/csp/app2
    -/app3
    -/csp/app4
    -/app5
    -/csp/bin
  alternativeServers:LoadBalancing
  loginSecret:
    name:iris-webgateway-secret

Cette configuration limite la passerelle Web à la prise en charge de chemins d'accès spécifiques aux applications, ce qui réduit la surface d'attaque en empêchant l'accès aux points de terminaison non autorisés.

4.2 Renforcement de la sécurité de CSP.ini

La configuration CSP.ini de la passerelle Web est renforcée par plusieurs mesures de sécurité:

[SYSTEM]No_Activity_Timeout=480System_Manager=127.0.0.1Maximum_Logged_Request_Size=256KMAX_CONNECTIONS=4096Server_Response_Timeout=60Queued_Request_Timeout=60Default_Server=IRIS[APP_PATH:/app]Alternative_Servers=LoadBalancingAlternative_Server_0=1~~~~~~server-compute-0Response_Size_Notification=ChunkedTransferEncodingandContentLengthKeepAlive=NoActionGZIP_Compression=EnabledGZIP_Exclude_File_Types=jpeggificopnggzzipmp3mp4tiffGZIP_Minimum_File_Size=500

 

Les principales fonctionnalités de sécurité de cette configuration sont les suivantes:

  1. Gestionnaire de système désactivé: L'interface du gestionnaire de système est désactivée, sauf pour localhost
  2. Configuration manuelle uniquement: La configuration automatique est désactivée pour empêcher toute modification non autorisée
  3. Restrictions d'accès aux chemins: Chaque chemin d'application a des paramètres de sécurité spécifiques
  4. Mise en œuvre de l'authentification: AutheEnabled=64 impose l'authentification
  5. Timeout de session: Timeout de session de 15 minutes conformément aux paramètres IAM
  6. Les noms CSP verrouillés: Empêche les attaques transversales en verrouillant les noms CSP

4.3 Configuration avancée de la sécurité Nginx

Notre implémentation utilise une configuration Nginx fortement renforcée pour la passerelle Web, qui fournit plusieurs niveaux de défense:

# Définition d'une liste blanche à l'aide d'une carte

map $request_uri $whitelist_uri {

    default 0;

    "~^/app/.*$" 1;

    "~^/app/.*\.(csp|css|ico|js|png|woff2|ttf|jpg|gif)$" 1;

    "~^/csp/broker/cspxmlhttp.js$" 1;

    "~^/csp/broker/cspbroker.js$" 1;

    "~^/csp/app/.*$" 1;

    "~^/csp/bin/Systems/Module.cxw.*$" 1;

}



# Blocage global d'URI spécifiques
map $request_uri $block_uri {

    default 0;

    "~*%25login" 1;

    "~*%25CSP\.PasswordChange\.cls" 1;

    "~*%25ZEN\.SVGComponent\.svgPage" 1;

}



# Pages d'erreur personnalisées
error_page 403 /403.html;



# Application de la liste blanche d'URI
if ($whitelist_uri = 0) {

    return 403;

}



# Interdirction d'accès aux types de fichiers interdits
location ~* \.(ppt|pptx)$ {

    deny all;

    return 403;

}



# Interdiction d'accès aux URI bloqués
if ($block_uri) {

    return 403;

}



# Journalisation complète for security analysis
log_format security '$real_client_ip - $remote_user [$time_local] '

                   '"$request" $status $body_bytes_sent '

                   '"$http_referer" "$http_user_agent" '

                   '"$http_x_forwarded_for" "$request_body"';

Cette configuration met en œuvre plusieurs commandes de sécurité essentielles:

  1. Liste blanche d'URI: Seuls les chemins explicitement autorisés sont accessibles
  2. Blocage des chemins dangereux: Blocage automatique de l'accès aux points de terminaison dangereux
  3. Blocage des types de fichiers à risque: Cela empêche l'accès aux types de fichiers potentiellement dangereux
  4. Journalisation sécurisée: Journalisation détaillée de toutes les requêtes à des fins d'analyse
  5. Extraction de l'adresse IP client: Extraction correcte des adresses IP réelles des clients à partir des en-têtes X-Forwarded-For
  6. Pages d'erreur personnalisées: Réponses d'erreur standardisées qui ne divulguent pas d'informations sur le système

De plus, nous mettons en œuvre des en-têtes de sécurité renforcés et des limites de requêtes:

# Les en-têtes de sécurité

add_header X-XSS-Protection "1; mode=block" always;

add_header X-Content-Type-Options "nosniff" always;

add_header X-Frame-Options "SAMEORIGIN" always;

add_header Strict-Transport-Security "max-age=31536000; includeSubDomains" always;

# Limites de taille des tampons et des requêtes

client_max_body_size 50M;

client_body_buffer_size 128k;

client_header_buffer_size 1k;

large_client_header_buffers 4 4k;

# Sécurité SSL/TLS

ssl_protocols TLSv1.2 TLSv1.3;

ssl_prefer_server_ciphers on;

ssl_ciphers 'ECDHE-ECDSA-AES128-GCM-SHA256:ECDHE-RSA-AES128-GCM-SHA256:ECDHE-ECDSA-AES256-GCM-SHA384:ECDHE-RSA-AES256-GCM-SHA384';

Ces paramètres protègent contre les menaces suivantes:

  • Script inter-sites (XSS)
  • Attaques par confusion de types MIME
  • Clickjacking
  • Attaques par rétrogradation SSL
  • Tentatives de débordement de mémoire tampon
  • Attaques à charge utile importante

4.4 Configuration TLS

La passerelle Web est configurée pour utiliser des paramètres TLS modernes, garantissant ainsi une communication sécurisée:

tls:     

  webgateway:  secret:    secretName:iris-tls-secret

Notre implémentation TLS garantit:

  • Seuls les protocoles TLS 1.2+ sont autorisés
  • Des suites de chiffrement robustes avec confidentialité persistante sont renforcées
  • Les certificats sont correctement validés
  • La gestion des sessions est sécurisée

En mettant en œuvre ce dispositif complet de renforcement de la sécurité de la passerelle Web, nous créons un niveau de sécurité robuste qui protège la base de données IRIS contre les accès non autorisés et les vulnérabilités courantes des applications Web.

Niveau 5: Sécurité des bases de données dans les clusters IRIS

Le dernier niveau de notre architecture de sécurité vise à sécuriser la base de données IRIS elle-même, afin de garantir la protection des données même si tous les niveaux précédents sont compromis.

5.1 Configuration sécurisée d'IrisCluster avec l'Opérateur Kubernetes d'InterSystems (IKO)

Le cluster IRIS est déployé à l'aide de la définition de ressource personnalisée IrisCluster fournie par l'opérateur InterSystems Kubernetes (IKO), avec une configuration axée sur la sécurité:

apiVersion:intersystems.com/v1alpha1kind:IrisClustermetadata:
  name:example-app
  namespace:example-namespacespec:
  tls:     

    common:
      secret:
        secretName:iris-tls-secret
    mirror:
      secret:
        secretName:iris-tls-secret
    ecp:
      secret:
        secretName:iris-tls-secret
  topology:     

    data:
      image:containers.intersystems.com/intersystems/iris:2023.3
      preferredZones:
        -region-1a
        -region-1b
      mirrored:true
      podTemplate:
        spec:
          securityContext:
            runAsUser:51773  # irisowner
            runAsGroup:51773
            fsGroup:51773
      irisDatabases:
        -name:appdata
          mirrored:true
          ecp:true
      irisNamespaces:
        -name:APP
          routines:appdata
          globals:appdata
    compute:
      image:containers.intersystems.com/intersystems/iris:2023.3
      replicas:1
      compatibilityVersion:"2023.3.0"
      webgateway:
        image:containers.intersystems.com/intersystems/webgateway-nginx:2023.3
        replicas:1
        type:nginx
        applicationPaths:
          -/csp/sys
          -/csp/bin
          -/api/app
          -/app
    iam:
      image:containers.intersystems.com/intersystems/iam:3.4
    arbiter:
      image:containers.intersystems.com/intersystems/arbiter:2023.3
      preferredZones:
        -region-1c

Notre déploiement IKO comprend plusieurs fonctionnalités de sécurité essentielles:

  1. Cryptage TLS: Toutes les communications entre les instances IRIS sont cryptées à l'aide du protocole TLS
  2. Mise en miroir de la base de données: Haute disponibilité avec mise en miroir synchronisée garantissant l'intégrité des données
  3. Exécution non root: IRIS s'exécute en tant qu'utilisateur irisowner sans privilèges
  4. Sécurité ECP: Les connexions Enterprise Cache Protocol sont sécurisées avec TLS
  5. Répartition par zone: Les composants sont répartis entre plusieurs zones de disponibilité pour assurer la tolérance aux pannes
  6. Isolation des ressources: Séparation nette entre les données et les nœuds de calcul
  7. Espaces de noms IRIS: Espaces de noms correctement configurés et mappés à des bases de données sécurisées
  8. Nœud arbitre: Nœud arbitre dédié dans une zone de disponibilité distincte

5.2 Paramètres de sécurité de la base de données IRIS

Au sein de la base de données IRIS, les meilleures pratiques en matière de sécurité comprennent la mise en œuvre de plusieurs paramètres de sécurité clés:

  1. Authentification déléguée: Configuration IRIS pour utiliser des mécanismes d'authentification externes pour la gestion centralisée des identités
  2. Journalisation des audits: Activation d'un audit complet pour les événements liés à la sécurité, tels que les connexions, les modifications de configuration et l'augmentation des privilèges
  3. Sécurité du système: application des paramètres de sécurité au niveau du système conformément aux normes de l'industrie

Ces pratiques garantissent une gestion centralisée de l'authentification, la journalisation de toutes les activités liées à la sécurité à des fins d'analyse et la conformité du système aux normes de configuration sécurisées.

5.3 Sécurité basée sur les ressources IRIS

IRIS fournit un cadre de sécurité robuste basé sur les ressources et les rôles qui permet un contrôle d'accès très précis. Ce cadre peut être utilisé pour mettre en œuvre le principe du moindre privilège, en accordant aux utilisateurs et aux services uniquement les autorisations dont ils ont besoin pour exercer leurs fonctions.

Modèle de sécurité basé sur les ressources

Le modèle de sécurité basé sur les ressources d'IRIS comprend:

  1. Ressources: Objets sécurisés tels que les bases de données, les services, les applications et les opérations systèmes
  2. Autorisations: Différents niveaux d'accès aux ressources (lecture, écriture, utilisation)
  3. Rôles: Ensembles d'autorisations sur les ressources qui peuvent être attribués aux utilisateurs
  4. Utilisateurs: Comptes auxquels des rôles sont attribués et qui peuvent se connecter au système

Ce modèle permet aux administrateurs de sécurité de créer une structure de sécurité qui restreint l'accès en fonction des tâches et des besoins. Par exemple:

  • Les administrateurs de bases de données peuvent avoir un accès complet aux ressources de la base de données, mais un accès limité aux ressources de l'application
  • Les utilisateurs de l'application peuvent avoir accès uniquement à certaines fonctions spécifiques de l'application
  • Les comptes de service pour les intégrations peuvent avoir des autorisations restreintes adaptées à leurs besoins spécifiques

Documentation InterSystems

La mise en œuvre de la sécurité basée sur les rôles dans IRIS est bien documentée dans la documentation officielle d'InterSystems:

En tirant parti du cadre de sécurité intégré d'IRIS, les organisations peuvent créer un modèle de sécurité respectant le principe du moindre privilège, ce qui réduit considérablement le risque d'accès non autorisé ou d'augmentation des privilèges.

5.4 Cryptage des données

Les fichiers de la base de données IRIS sont cryptés à l'aide du cryptage AWS EBS au repos avec des clés KMS gérées par l'utilisateur:

kind:StorageClassapiVersion:storage.k8s.io/v1metadata:  name:iris-ssd-storageclassprovisioner:kubernetes.io/aws-ebsparameters:  type:gp3  encrypted:"true"volumeBindingMode:WaitForFirstConsumerallowVolumeExpansion:true

Le cluster EKS est configuré pour utiliser des volumes EBS chiffrés pour tout le stockage persistant, garantissant ainsi que les données inactives sont protégées par un chiffrement AES-256.

5.5 Sauvegarde et reprise après incident

Pour protéger contre la perte de données et garantir la continuité des activités de nos clients, notre architecture met en œuvre les mesures suivantes:

  1. Mise en miroir des journaux: Les journaux IRIS sont stockés sur des volumes distincts et mis en miroir
  2. Sauvegardes automatisées: Sauvegardes régulières vers des buckets S3 cryptés
  3. Réplication AZ croisée: Les données critiques sont répliquées vers une zone de disponibilité (AZ) AWS secondaire

Cette approche garantit que même en cas de panne catastrophique ou d'incident de sécurité, les données peuvent être récupérées avec un minimum de pertes.

Guide de mise en œuvre

Pour mettre en œuvre cette architecture de sécurité à plusieurs niveaux pour vos propres déploiements IRIS sur AWS, suivez ces étapes générales:

Étape 1 : Configuration de l'infrastructure AWS

  1. Créez un VPC avec des sous-réseaux privés et publics dans plusieurs zones de disponibilité
  2. Configurez des passerelles NAT pour la connectivité sortante à partir des sous-réseaux privés
  3. Créez des groupes de sécurité avec des règles d'entrée et de sortie appropriées
  4. Déployez un cluster EKS dans des sous-réseaux privés

Étape 2: Configuration des services de sécurité AWS

  1. Créez une liste de contrôle d'accès Web AWS WAF avec les ensembles de règles appropriés
  2. Configurez la distribution CloudFront avec l'association WAF
  3. Configurez AWS ALB pour Kubernetes Ingress

Étape 3 : Déployez l'IAM d'InterSystems

  1. Créez les informations secrètes Kubernetes nécessaires pour les certificats et les informations d'identification
  2. Déployez l'IAM StatefulSet à l'aide de l'opérateur IrisCluster
  3. Configurez les plugins de sécurité IAM (limitation du taux, gestion des sessions, validation des requêtes)

Étape 4 : Déploiement et sécurisation du cluster IRIS

  1. Créez une ressource personnalisée IrisCluster avec des configurations de sécurité
  2. Configurez TLS pour toutes les communications
  3. Déployez la passerelle Web avec une configuration renforcée
  4. Configurez la mise en miroir de la base de données et la sécurité ECP

Étape 5 : Mise en œuvre de la surveillance et de la journalisation

  1. Configurez la journalisation centralisée avec ElasticSearch
  2. Configurez la surveillance de la sécurité avec Datadog
  3. Mettez en œuvre des alertes pour les événements de sécurité
  4. Activez la journalisation d'audit IRIS

Surveillance et réponse aux incidents

Une architecture de sécurité robuste doit inclure des capacités de surveillance continue et de réponse aux incidents. Notre mise en œuvre comprend:

6.1 Surveillance de la sécurité

L'architecture comprend une surveillance complète à l'aide de Datadog et ElasticSearch:

  1. Analyse des journaux en temps réel: Tous les composants envoient leurs journaux à un cluster ElasticSearch centralisé
  2. Tableaux de bord de sécurité: Les tableaux de bord Datadog visualisent les mesures de sécurité et les anomalies
  3. Alertes automatisées: Des alertes sont générées en cas d'activités suspectes ou de violations de la sécurité

6.2 Réponse aux incidents

Un processus défini de réponse aux incidents garantit une réaction rapide aux événements de sécurité:

  1. Détection: Détection automatisée des incidents de sécurité grâce à la surveillance
  2. Classification: Les incidents sont classés par gravité et par type
  3. Contention: procédures visant à contenir les incidents, y compris les réponses automatisées
  4. Éradication: Mesures visant à éliminer la menace et à rétablir la sécurité
  5. Récupération: Procédures de restauration du fonctionnement normal
  6. Leçons apprises: Analyse post-incident pour améliorer le niveau de sécurité

Considérations relatives aux performances

La mise en œuvre de plusieurs niveaux de sécurité peut avoir un impact sur les performances. Notre architecture répond à ce problème grâce aux éléments suivants:

7.1 Stratégies de mise en cache

  1. Mise en cache CloudFront: Le contenu statique est mis en cache à la périphérie
  2. Mise en cache de la passerelle API: IAM implémente la mise en cache des réponses pour les points de terminaison appropriés
  3. Mise en cache de la passerelle Web: Les pages CSP sont mises en cache lorsque cela est possible

7.2 Équilibrage de charge

  1. Déploiement multizone de disponibilité (AZ): Les services sont répartis entre plusieurs zones de disponibilité
  2. Mise à l'échelle horizontale: Les composants peuvent être mis à l'échelle horizontalement en fonction de la charge
  3. Paramètres d'affinité: L'anti-affinité des pods garantit une distribution adéquate

7.3 Mesures de performance

Au cours de la mise en œuvre, nous avons observé les impacts suivants sur les performances:

  1. Latence: La latence moyenne des requêtes n'a augmenté que de 20 à 30 ms malgré toutes les niveaux de sécurité
  2. Débit: Le système peut traiter plus de 2 000 demandes par seconde avec toutes les mesures de sécurité
  3. Utilisation des ressources: Les composants de sécurité supplémentaires ont augmenté l'utilisation du processeur d'environ 15%

Ces mesures démontrent qu'une architecture de sécurité robuste peut être mise en œuvre sans dégradation significative des performances.

Conclusion

L'architecture de sécurité à plusieurs niveaux décrite dans cet article fournit une protection complète pour les déploiements InterSystems IRIS sur AWS. En mettant en œuvre des contrôles de sécurité à chaque niveau, du périmètre du réseau à la base de données, nous créons une stratégie de défense en profondeur qui réduit considérablement le risque d'attaques réussies.

Les principaux avantages de cette approche sont les suivants:

  1. Protection complète: Plusieurs niveaux fournissent une protection contre un large éventail de menaces
  2. Défense en profondeur: Si une mesure de sécurité échoue, les autres restent en place
  3. Évolutivité: l'architecture est scalable horizontalement pour gérer une charge accrue
  4. Simplicité de gestion: L'approche "infrastructure en tant que code" rend les contrôles de sécurité reproductibles et versionnables
  5. Conformité: L'architecture aide à respecter les exigences réglementaires en matière de protection des données

En tirant parti des services de sécurité AWS, d'IAM d'InterSystems et des configurations IRIS sécurisées, les organisations peuvent créer des applications sécurisées et hautement performantes tout en protégeant les données sensibles contre les menaces émergentes.

Références

  1. Documentation InterSystems: Guide de sécurité IRIS
  2. Meilleures pratiques en matière de sécurité AWS: Pilier de la sécurité AWS
  3. Sécurité Kubernetes: Guide des meilleures pratiques EKS
  4. Sécurité API OWASP: Les 10 principaux risques liés à la sécurité API
  5. Registre de conteneurs InterSystems: containers.intersystems.com
0
0 16
Article Developer Community Admin · Juin 2, 2025 6m read

Le déplacement d'InterSystems IRIS et d'InterSystems IRIS for Health d'un environnement sur site vers le cloud offre de nombreux avantages aux Fournisseurs d'applications et de solutions. Ces avantages comprennent notamment la simplification des opérations, l'accès à des ressources flexibles et une résilience accrue. Les entreprises n'ont plus à se soucier des contraintes physiques et des dépenses liées à la maintenance d'une infrastructure sur site, telles que les besoins en énergie et en espace, ainsi que le coût élevé du matériel informatique.

L'un des avantages les plus convaincants est la possibilité d'accélérer la vitesse de commercialisation. En supprimant la charge liée à la maintenance de l'infrastructure, les environnements cloud permettent des cycles de développement et de déploiement plus rapides, ce qui permet aux entreprises de réagir rapidement aux demandes et aux opportunités du marché. Les coûts opérationnels sont également réduits, car les entreprises peuvent sadapter leurs ressources à la hausse ou à la baisse en fonction de leurs besoins réels, ce qui se traduit par une utilisation plus efficace du capital. De plus, la migration vers le cloud peut contribuer à réduire l'empreinte carbone en optimisant la consommation d'énergie grâce à une infrastructure cloud partagée.

Le déplacement vers le cloud peut impliquer des changements importants. Les entreprises peuvent bénéficier d'une orientation plus opérationnelle, en gérant et en optimisant en permanence les ressources cloud. Cette évolution peut nécessiter des changements dans les modèles commerciaux, une redéfinition des marges et des stratégies d'expansion ou de réduction des activités. Bien qu'ils nécessitent des investissements plus importants, ces changements peuvent améliorer la flexibilité et l'avantage compétitif sur le marché.

Choix architecturaux dans la migration vers le cloud

Lorsqu'elles envisagent la migration vers le cloud la plus simple, les entreprises doivent choisir un ou plusieurs services (AWS, Azure, Google ou autre) pour déplacer une application existante sur site vers l'un des clouds publics. Elles sont alors confrontées à un choix architectural important : migrer entièrement vers le cloud ou créer un cluster hybride sur site et dans le cloud. InterSystems IRIS et InterSystems IRIS for Health prennent tous deux entièrement en charge ces deux options. Un cluster hybride miroite l'instance sur site vers le cloud de manière asynchrone. Cette alternative peut être utile dans des situations telles que celles où l'OLTP continue de fonctionner sur site, mais où l'instance cloud fournit une prise en charge pour l'analyse, la création de rapports et d'autres opérations en lecture seule.

Options de migration

Chaque choix architectural pour la migration vers le cloud a ses avantages et ses limites,  il est donc essentiel pour les entreprises d'évaluer leurs besoins et leurs objectifs spécifiques lors de la planification d'une stratégie cloud. La première étape consiste à choisir entre une migration complète vers le cloud ou une configuration hybride.

Choix migratoireNombre de  déploiements InterSystems IRIS après la migrationCaractéristiques
Lift & Shift: migration complète vers le cloud1Configuration sur site locale transférée vers une architecture cloud
Cluster hybride : sur site plus copie miroir dans le cloud ("cluster étendu")2Cluster sur site mis en miroir vers une copie cloud en lecture seule mise à jour de manière asynchrone

Le choix Lift & Shift permet de profiter des avantages du cloud tout en conservant la propriété d'une seule copie d'InterSystems IRIS.

Le choix Hybrid combine la stabilité et la familiarité des systèmes sur site avec la flexibilité et l'évolutivité du cloud.

Consultez notre documentation en ligne pour plus d'informations sur la mise en miroir Mirroring.

Architecture multitenant ou monotenant avec InterSystems IRIS

Bien que la migration ne nécessite aucune modification de votre méthode de mutualisation, le cloud offre de puissantes options d'évolutivité et de facturation. Pour cette raison, vous souhaiterez peut-être réévaluer votre modèle de mutualisation. Pour toutes nos offres, lors du déploiement d'applications InterSystems IRIS dans le cloud, les entreprises peuvent choisir entre les architectures suivantes pour plusieurs utilisateurs:

  • Mono-tenant: Déploiements multiples ; un pour chacun de vos utilisateurs.
  • Multi-tenant: Plusieurs utilisateurs sur un seul déploiement.

Chaque architecture présente des avantages et des inconvénients distincts. Cela est particulièrement important pour les fournisseurs d'applications et de solutions qui ont développé des solutions à l'aide de la technologie InterSystems IRIS, que ce soit pour un grand nombre d'utilisateurs, dans le cadre d'une expansion majeure ou pour l'hébergement de données sensibles ou réglementées.

Évolutivité des ressources et des opérations

  • Multi-tenant: L'évolutivité d'un environnement multi-tenant implique l'ajout de ressources à une instance partagée unique pour chaque utilisateur (tenant), ce qui peut s'avérer plus rentable et plus simple à gérer. Cependant, les performances d'un tenant peuvent affecter celles des autres si les ressources allouées sont insuffisantes, ce qui peut entraîner des contention de ressources.
  • Mono-tenant: Faire évoluer un environnement mono-tenant signifie provisionner davantage de ressources pour chaque utilisateur individuellement. Bien que cela offre des performances plus prévisibles, le besoin d'infrastructure supplémentaire et les frais généraux liés à la gestion peuvent rendre ce choix plus complexe à faire évoluer.

Isolation des données

  • Multi-tenant: Dans une configuration multi-tenant, plusieurs tenants partagent la même instance de l'application et de la base de données. L'isolation des données est assurée par un partitionnement au niveau logiciel, qui garantit la sécurité et la séparation des données de chaque tenant. Cette approche peut être efficace en termes d'utilisation des ressources, mais elle peut nécessiter des mesures de sécurité rigoureuses pour prévenir les violations de données.
  • Mono-tenant: Avec une architecture mono-tenant, chaque utilisateur dispose d'une instance distincte de l'application et de la base de données. Cette configuration fournit un niveau plus élevé d'isolation des données, car les données de chaque tenant résident dans un environnement distinct. Ce choix peut être plus sûr et plus facile à gérer, facilitant la conformité aux réglementations en matière de protection des données. 

Méthodes de migration

Plusieurs approches sont disponibles pour migrer votre solution InterSystems IRIS de vos sites vers le service cloud de votre choix.

Les deux méthodes les plus courantes sont décrites ci-dessous. Elles commencent toutes deux par la même étape, qui consiste à miroiter un déploiement existant vers le cloud, mais elles divergent ensuite.

Choisir entre miroir et lift-and-shift

Les méthodes du miroir et du lift-and-shift commencent toutes deux par la copie de votre InterSystems IRIS existant depuis votre environnement sur site vers une plateforme cloud. Une fois la copie cloud synchronisée avec l'instance sur site, vous choisissez définitivement où se termine le chemin de migration:

  • Miroir: vous continuez à utiliser l'instance sur site comme instance principale et l'instance cloud comme instance de sauvegarde et pour les opérations en lecture seule, telles que l'analyse et l'apprentissage automatique. L'instance cloud est asynchrone, mais mise à jour régulièrement.
  • Lift-and-shift: Une fois l'instance principale sur site et les instances secondaires basées sur le cloud synchronisées, les opérations de "basculement" s'effectuent depuis l'instance sur site vers la copie dans le cloud, qui devient alors l'instance principale pour toutes les opérations (et pas seulement en lecture seule). À ce stade, le déploiement sur site peut être archivé sous forme de sauvegarde instantanée.

La mise en miroir de votre instance InterSystems IRIS locale existante vers le cloud est le moyen le plus courant, le plus résilient et le plus simple de migrer votre déploiement sur site. Pour plus d'informations, consultez le Guide de migration du serveur Server Migration Guide dans notre documentation en ligne.


Plus d'articles sur le sujet:

Source: Déplacement d'InterSystems IRIS vers le cloud

0
0 38
Article Iryna Mykhailova · Jan 10, 2025 7m read


 

Traçage des données gnSSLocation de mon véhicule Rivian R1S à travers le Michigan avec InterSystems Cloud Document et Databricks

Si vous cherchez un cas d'utilisation pour une Document Database, j'ai compris que mon cas préféré, très simple, est la possibilité d'interroger un paquet de JSON, juste à côté de mes autres données avec sql sans vraiment faire grand-chose. C'est un rêve réalisé à partir de la puissante plateforme de données multi-modèles d'InterSystems, et montré ici dans un simple carnet pour visualiser mes données de localisation géographique que mon Rivian R1S émet pour DeezWatts ( Une aventure de données Rivian ).

Voici donc l'approche en 2 étapes, à savoir l'ingestion à et la visualisation de InterSystems Cloud Document, à l'aide du pilote document JDBC.

Déploiement de documents dans InterSystems Cloud

Pour commencer, j'ai lancé un petit déploiement de Cloud Document sur le portail InterSystems Cloud Services Portal, avec un listener activé.

J'ai téléchargé le certificat ssl, et j'ai récupéré les drivers pour JDBC ainsi que le pilote de document qui l'accompagne.

Ingestion

Pour l'ingestion, j'ai voulu comprendre comment extraire un document JSON du système de fichiers et le faire persister en tant que collection dans la base de données de documents via le listener, pour cela j'ai écrit une application Java autonome. Cette approche était plus utilitaire, car tout ce qui était amusant se passait dans le carnet une fois que les données y étaient placées.
 

 
RivianDocDB.java

Ce qui précède est assez proche de JAVA trash, mais cela fonctionne, nous pouvons voir la collection dans le navigateur de collection lors du déploiement.

Databricks

Cela demande un peu d'installation de Databricks, mais cela vaut la peine de travailler avec pyspark la partie amusante.

J'ai ajouté les deux pilotes InterSystems au cluster, et j'ai placé le certificat dans le script d'initialisation du cluster import_cloudsql_certficiate.sh afin qu'il soit ajouté au keystore.

Pour être complet, le cluster utilise Databricks 16, Spark 3.5.0 et Scala 2.12

Visualization

Nous devrions donc être prêts à exécuter une tâche PySpark et à tracer l'endroit où mon fouet a été dans le sous-ensemble de données que je traîne.

Nous utilisons l'ensemble de données de base géo geopandas and geodatasets pour une approche directe de la représentation graphique.

import geopandas as gpd
import geodatasets
from shapely.geometry import Polygon

Il faut un peu de temps pour s'y habituer, mais voici la requête adressée à InterSystems Cloud Document en utilisant la syntaxe des chemins JSON et JSON_TABLE.

dbtablequery = f"(SELECT TOP 1000 lat,longitude FROM JSON_TABLE(deezwatts2 FORMAT COLLECTION, '$' COLUMNS (lat VARCHAR(20) path '$.whip2.data.vehicleState.gnssLocation.latitude', longitude VARCHAR(20) path '$.whip2.data.vehicleState.gnssLocation.longitude' ))) AS temp_table;"

 

J'ai réussi à trouver un site qui facilite grandement la création du chemin json path @ jsonpath.com.

Ensuite, nous établissons la connexion avec le déploiement de la base de données documentaire IRIS Document Database et nous lisons les données dans un cadre de données.

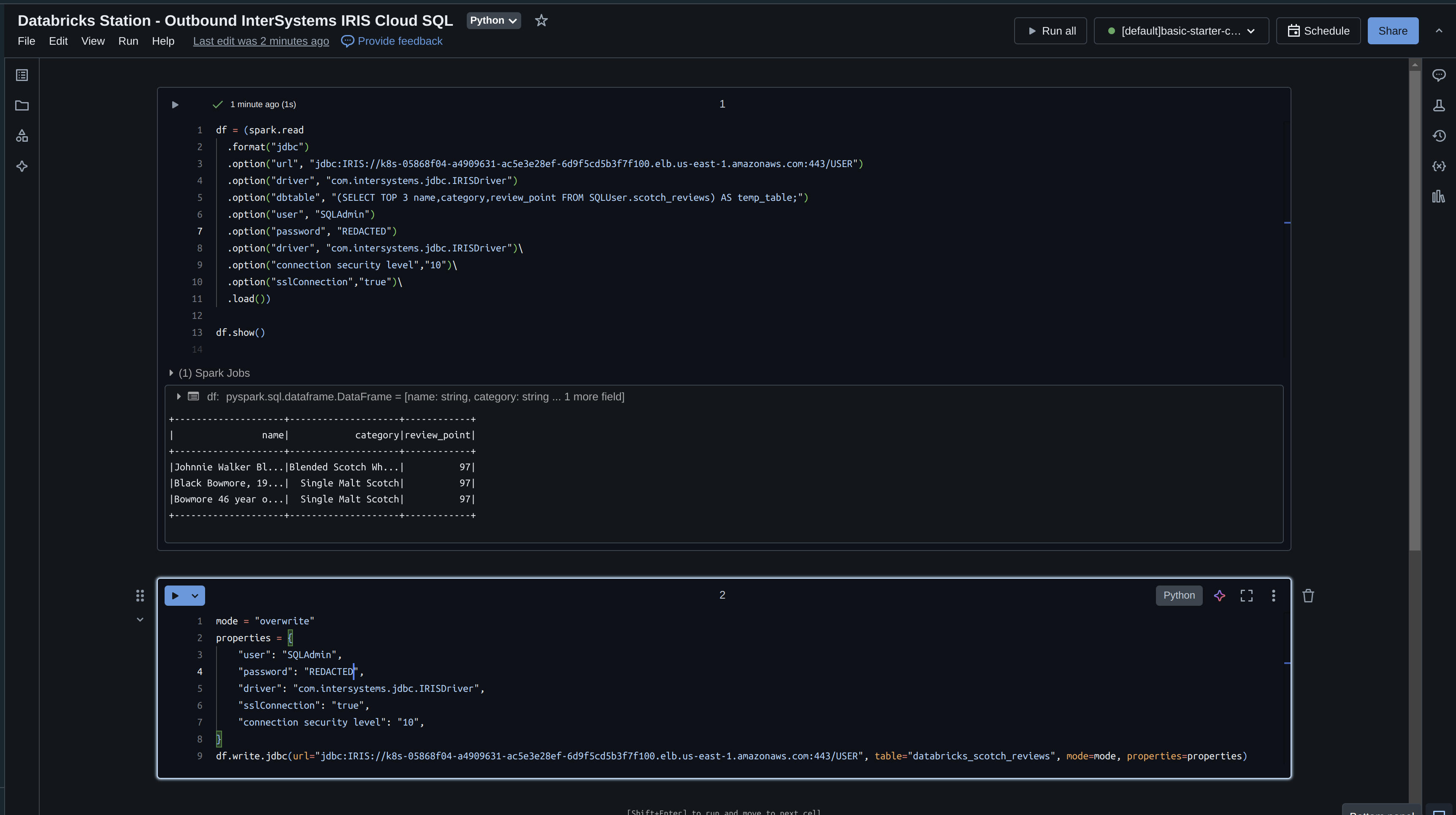
# Read data from InterSystems Lecture des données de la base de données documentaire InterSystems Document Database via la requête ci-dessus
df = (spark.read.format("jdbc") \
  .option("url", "jdbc:IRIS://k8s-05868f04-a88b7ecb-5c5e41660d-404345a22ba1370c.elb.us-east-1.amazonaws.com:443/USER") \
  .option("jars", "/Volumes/cloudsql/iris/irisvolume/intersystems-document-1.0.1.jar") \
  .option("driver", "com.intersystems.jdbc.IRISDriver") \
  .option("dbtable", dbtablequery) \
  .option("sql", "SELECT * FROM temp_table;") \
  .option("user", "SQLAdmin") \
  .option("password", "REDACTED") \
  .option("connection security level","10") \
  .option("sslConnection","true") \
  .load())


Ensuite, nous prenons une carte disponible à partir de jeux de données géographiques, le jeu sdoh est parfait pour une utilisation générique des États-Unis.
 

# La carte sdoh est fantastique grâce aux boîtes de délimitation
michigan = gpd.read_file(geodatasets.get_path("geoda.us_sdoh"))

gdf = gpd.GeoDataFrame( df.toPandas(), geometry=gpd.points_from_xy(df.toPandas()['longitude'].astype(float), df.toPandas()['lat'].astype(float)), crs=michigan.crs #"EPSG:4326" )

Maintenant, la partie la plus intéressante, nous voulons zoomer sur l'endroit où nous voulons placer les points de géolocalisation de l'endroit où le R1S a roulé, pour cela nous avons besoin d'une boîte de délimitation pour l'état du Michigan.

J'ai utilisé un outil très astucieux de Keene pour dessiner la boîte de délimitation de la géo clôture et cela me donne le tableau de coordonnées!

Maintenant le tableau de coordonnées de la boîte de délimitation est en notre possession, il nous faut l'insérer dans un objet Polygone.

polygon = Polygon([
      (
        -87.286377,
        45.9664245
      ),
      (
        -81.6503906,
        45.8134865
      ),
      (
        -82.3864746,
        42.1063737
      ),
      (
        -84.7814941,
        41.3520721
      ),
      (
        -87.253418,
        42.5045029
      ),
      (
        -87.5610352,
        45.8823607
      )
    ])

 

Maintenant, traçons la piste du Rivian R1S! Il s'agit d'environ 10 000 enregistrements (j'ai utilisé l'instruction top ci-dessus pour limiter les résultats)
 

ax = michigan.clip(polygon).plot(color="lightblue", alpha=0.5,linewidth=0.8, edgecolor='gray')
ax.axis('off')
ax.annotate("Data: Rivian R1S Telemetry Data via InterSystems Document Database", xy=(0.01, .085), xycoords='figure fraction', fontsize=14, color='#555555')

gdf.plot(ax=ax, color="red", markersize=1.50, alpha=0.5, figsize=(200,200))

Et voilà, nous l'avons... Détroit, Traverse City, Silver Lake Sand Dunes, Holland, Mullet Lake, Interlachen... Le Michigan à l'état pur, à la Rivian.


 

0
0 30
Article Ben Spead · Oct 24, 2024 15m read

Vous ne le réalisez peut-être pas, mais votre compte de connexion InterSystems peut être utilisé pour accéder à un très large éventail de services InterSystems pour vous aider à apprendre et à utiliser Intersystems IRIS et d'autres technologies InterSystems plus efficacement.  Poursuivez votre lecture pour en savoir plus sur la manière de découvrir de nouvelles connaissances techniques et de nouveaux outils grâce à votre compte de connexion InterSystems.  Après votre lecture, veuillez participer au sondage en bas de page, afin que nous puissions voir dans quelle mesure cet article vous a été utile!

Qu'est-ce qu'un compte de connexion InterSystems? 

Le compte de connexion InterSystems est utilisé pour accéder à divers services en ligne destinés aux clients potentiels, aux partenaires et aux utilisateurs d'InterSystems.  Il s'agit d'un ensemble unique d'informations d'identification utilisées dans plus de 15 applications externes.  Certaines applications (comme WRC ou iService) nécessitent une activation spécifique pour que l'accès soit accordé par le compte.  Il est probable qu'il existe des ressources qui vous aideront mais dont vous ne connaissiez pas l'existence - assurez-vous de lire toutes les options et d'essayer un nouvel outil pour vous aider à améliorer votre niveau technique!!

Catalogue d'Applications

Vous pouvez consulter tous les services disponibles avec votre compte de connexion InterSystems en visitant le Catalogue d'applications d'InterSystems, situé à l'adresse suivante:  https://Login.InterSystems.com.  Ce catalogue ne répertorie que les applications ou services auxquels vous avez actuellement l'accès.  Il se souvient de vos applications les plus fréquemment utilisées et les place en tête de liste pour vous faciliter la tâche. 

N'oubliez pas de marquer la page d'un signet pour accéder facilement à tous ces outils dans la boîte à outils de votre compte de connexion InterSystems!

Détails de l'application 

Il est maintenant temps d'entrer dans les détails des applications individuelles et de voir comment elles peuvent vous aider en tant que développeur travaillant avec les technologies d'InterSystems!  Lisez la suite et essayez de trouver une nouvelle application à utiliser pour la première fois afin d'améliorer votre efficacité et vos compétences en tant que développeur....

 Getting Started (Pour Commencer) - gettingstarted.intersystems.com 

Audience

  • Toute personne souhaitant explorer l'utilisation de la plateforme de données InterSystems IRIS®

Description

  • Avec InterSystems IRIS, vous apprendrez à développer rapidement des applications critiques à forte intensité de données.
  • Les vidéos et les tutoriels permettent de travailler en utilisant SQL, Java, C#/.Net, Node.js, Python ou InterSystems ObjectScript.
  • Pour travailler sur les tutoriels, utilisez un bac à sable gratuit, basé sur le cloud et intégré au navigateur : IRIS+IDE+Web Terminal. 

Comment cela aide à améliorer votre niveau technique

  • Vous vous orientez rapidement vers la technologie d'InterSystems et vous la voyez en action avec des exemples et du code de travail réels!
  • Vous pouvez explorer l'utilisation d'autres langages de programmation populaires avec InterSystems IRIS.

 Apprentissage en ligne - learning.intersystems.com

Audience

  • Tous les utilisateurs actuels et potentiels qui utilisent les solutions d'InterSystems 

Description

  • Des documents autodidactes pour développer et prendre en charge les applications les plus importantes au monde:
    • Exercices pratiques
    • Vidéos
    • Cours en Ligne
    • Parcours d'apprentissage

Comment cela aide à améliorer votre niveau technique

  • Apprenez, apprenez, apprenez!! 
  • Rien ne vous permettra de devenir un développeur plus efficace plus rapidement que de suivre un formateur technique compétent qui vous guidera à travers de nouveaux concepts à utiliser dans vos projets InterSystems IRIS! 

 Documentation - docs.intersystems.com 

Audience

  • Tous les utilisateurs actuels et potentiels qui utilisent les solutions d'InterSystems

Description

  • Documentation pour toutes les versions de nos produits
  • Liens vers la documentation externe si nécessaire
  • Tout le contenu récent est alimenté par notre nouveau moteur de recherche.
  • La page de recherche vous permet de filtrer par produit, version, et autres facettes.
  • Certaines documentations nécessitent une autorisation (via le compte de connexion InterSystems):
    • Les documents AtScale sont disponibles pour les utilisateurs d'Adaptive Analytics
    • Les documents HealthShare sont disponibles pour les utilisateurs de HealthShare
  • Assurez-vous d'utiliser la nouvelle dynamique de liste de contrôle de l'impact des mises à niveau Upgrade Impact Checklist dans le serveur Docs!

Comment cela aide à améliorer votre niveau technique

  • Utilisation rapide du matériel de référence en classe et la documentation de l'API.
  • Recherche de l'exemple de code. 
  • Il est possible de lire une documentation d'utilisation détaillée pour les sections d'InterSystems IRIS dans lesquelles vous souhaitez approfondir vos connaissances.
  • Il est possible de demander des précisions supplémentaires ou de signaler des problèmes directement à partir des pages de documentation grâce à la fonctionnalité "Feedback".

 Évaluation - evaluation.intersystems.com

Audience

  • Les utilisateurs qui souhaitent télécharger des logiciels ou des licences d'InterSystems à des fins d'évaluation ou de développement

Description

  • Téléchargement d'InterSystems IRIS et d'InterSystems IRIS for Health.
  • Tout le monde peut télécharger des kits d'Édition communautaire.
  • Les utilisateurs existants peuvent également demander une licence puissante pour évaluer les fonctionnalités d'entreprise.
  • Des versions préliminaires sont disponibles avant la publication.
  • Les paquets du programme d'accès anticipé permettent de fournir un retour d'information sur les futurs produits et fonctionnalités.

Comment cela aide à améliorer votre niveau technique

  • Il est possible d'essayer les versions d'aperçu des logiciels pour voir comment les nouvelles fonctionnalités peuvent aider à accélérer votre développement.
  • Il est possible de tester les fonctionnalités d'Enterprise en demandant une licence d'évaluation.
  • Vous pouvez vous assurer que tous les développeurs de votre organisation ont la dernière version d'InterSystems IRIS installée sur leurs machines.
  • Vous pouvez fournir des commentaires à InterSystems Product Management sur les fonctionnalités Early Access afin de vous assurer qu'elles répondront aux besoins de votre équipe une fois qu'elles seront entièrement disponibles.

 Communauté de développeurs - community.intersystems.com

Audience

  • Tous ceux qui travaillent avec la technologie d'InterSystems (employés, utilisateurs, partenaires et clients potentiels d'InterSystems)

Description

  • Suivi des annonces relatives aux produits et services d'InterSystems.
  • Recherche d'articles sur une variété de sujets techniques.
  • Questions et réponses de la part de la communauté.
  • Découverte des offres d'emploi ou des développeurs disponibles à l'embauche.
  • Participation à des concours dotés de prix en espèces d'une valeur de 1 000 dollars.
  • Toujours être au courant de ce qui se passe chez InterSystems!

Comment cela aide à améliorer votre niveau technique

  • Grâce à l'accès aux principaux experts mondiaux de la technologie InterSystems, vous pouvez apprendre auprès des meilleurs et rester engagé face aux questions, tendances et sujets les plus brûlants.
  • Réception automatique dans votre boîte de réception de mises à jour sur les nouveaux produits, les nouvelles versions et les opportunités du Programme d'accès anticipé.
  • Vous pouvez obtenir l'aide de vos collègues pour répondre à vos questions et surmonter les obstacles.
  • Vous pouvez avoir des discussions enrichissantes avec les chefs de produits et les développeurs de produits d'InterSystems - apprenez à la source!
  • Vous pouvez améliorer vos compétences en partageant des solutions techniques et du code et en profitant du retour d'information de vos collègues.

 Idées InterSystems - ideas.intersystems.com

Audience

  • Tous ceux qui souhaitent partager des idées pour améliorer la technologie d'InterSystems.

Description

  • Publication d'idées sur la façon d'améliorer la technologie InterSystems.
  • Découverte des commentaires existants et attribution d'un vote positif ou participation à des discussions.
  • InterSystems prendra en compte les idées les plus populaires pour les futures feuilles de route des produits.

Comment cela aide à améliorer votre niveau technique

  • Vous pouvez voir vos idées et vos besoins transformés en réalité dans les produits d'InterSystems ou dans les bibliothèques open source.
  • Vous pouvez vous familiariser avec les idées de vos collègues et apprendre à utiliser les produits d'InterSystems d'une nouvelle manière.
  • Il est possible de mettre en œuvre des idées suggérées par d'autres, d'explorer de nouvelles parties de la technologie d'InterSystems.

 Les Masters Mondiaux - globalmasters.intersystems.com

Audience

  • Tous ceux qui souhaitent promouvoir la technologie InterSystems et obtenir des badges et des goodies

Description

  • Plate-forme de gamification conçue pour permettre aux développeurs d'apprendre, de rester à jour et d'obtenir la reconnaissance de leurs contributions par le biais d'un contenu interactif.
  • Des points et des badges sont attribués aux utilisateurs pour:
    • Engagement auprès de la Communauté de développeurs
    • Engagement auprès d' Open Exchange
    • Publication de messages sur les médias sociaux concernant les produits et les technologies d'InterSystems
  • Des points peuvent être échangés contre des goodies InterSystems ou de la formation gratuite

Comment cela aide à améliorer votre niveau technique

  • Les défis attirent votre attention sur des articles ou des vidéos que vous avez peut-être manqués sur la communauté de développeurs, le site d'apprentissage ou la chaîne YouTube - vous apprendrez sans cesse de nouvelles choses à appliquer à vos projets!

 Open Exchange - openexchange.intersystems.com 

Audience

  • Les développeurs qui cherchent à publier ou à utiliser des progiciels et des outils réutilisables

Description

  • Outils et progiciels pour développeurs conçus avec les plates-formes de données et les produits d'InterSystems. 
  • Les progiciels sont publiés sous diverses licences logicielles (la plupart en open source).
  • Intégration avec GitHub pour la gestion des versions des progiciels, les discussions et la détection des bogues.
  • Il est possible de lire et de soumettre des commentaires et de trouver les progiciels les plus populaires.
  • Les développeurs peuvent soumettre des problèmes et apporter des améliorations aux progiciels via les demandes d'extraction de GitHub pour  aider à faire avancer les logiciels de la communauté.
  • Les développeurs peuvent voir les statistiques de trafic et de téléchargements des progiciels  publiés par eux

Comment cela aide à améliorer votre niveau technique

  • Pas besoin de réinventer la roue!  Utilisez les progiciels open source créés et maintenus par la Communauté de développeurs d'InterSystems pour résoudre des problèmes génériques, ce qui vous permet de vous concentrer sur le développement de solutions spécifiques à votre secteur d'activité.
  • La contribution à des progiciels open source est un excellent moyen de recevoir des commentaires constructifs sur votre travail et d'affiner vos modèles de développement.
  • En devenant un contributeur respecté à des projets open source, il est tout à fait possible de voir la demande augmenter pour vos compétences et vos connaissances. 

 WRC - wrc.intersystems.com

Audience

  • Système de suivi de tous les problèmes signalés par les utilisateurs sur InterSystems IRIS et InterSystems HealthShare.  Les utilisateurs disposant de SUTA peuvent travailler directement avec l'application.

Description

  • Application "Worldwide Response Center" (Centre de réponse mondial, alias "WRC Direct”).
  • Système de suivi des problèmes signalés par les utilisateurs. 
  • Ouverture de nouvelles demandes. 
  • Affichage de toutes les actions d'investigation et ajout de renseignements et de commentaires sur une demande. 
  • Affichage des informations statistiques sur l'historique de vos appels d'assistance. 
  • Clôture des demandes et fourniture d'un retour d'information sur le processus d'assistance. 
  • Examen des fichiers correctifs ad hoc. 
  • Suivi des demandes de modification de logiciel.
  • Téléchargement des versions actuelles du produit et du logiciel client.

Comment cela aide à améliorer votre niveau technique

  • Les techniciens d'InterSystems peuvent vous aider à surmonter les obstacles techniques que vous avez en ce qui concerne le développement ou la gestion des systèmes avec les produits InterSystems.
  • Rapport de bogues pour s'assurer que les problèmes sont corrigés dans des versions ultérieures.  

 iService - iservice.intersystems.com

Audience

  • Les utilisateurs nécessitant une assistance dans le cadre d'un contrat SLA

Description

  • Plateforme de billetterie d'assistance pour nos  utilisateurs des secteurs de la santé, du cloud et les utilisateurs hébergés.
  • Elle permet de calculer la conformité des contrats de niveau de service (SLA) et d'établir des rapports en fonction de règles.
  • La plateforme fournit des fonctionnalités avancées de recherche et d'exportation de facettes. 
  • Elle intègre un système complet de gestion de la sécurité clinique.

Comment cela aide à améliorer votre niveau technique

  • Les techniciens d'InterSystems peuvent vous aider à surmonter les obstacles techniques que vous avez en ce qui concerne le développement ou la gestion des systèmes avec les produits InterSystems pour la santé ou le cloud.
  • Rapport de bogues pour s'assurer que les problèmes sont corrigés dans des versions ultérieures.  

 ICR - containers.intersystems.com

Audience

  • Tous ceux qui souhaitent utiliser les conteneurs InterSystems

Description

  • Registre des conteneurs InterSystems
  • Registre de conteneurs accessible programmé et interface web pour la navigation.
  • Conteneurs de l'édition communautaire sont accessibles à tous.
  • Versions commerciales d'InterSystems IRIS et d'InterSystems IRIS for Health disponibles pour les utilisateurs soutenus.
  • Génération des jetons à utiliser dans les pipelines CICD pour récupérer automatiquement les conteneurs.

Comment cela aide à améliorer votre niveau technique

  • Il est possible d'augmenter la maturité de votre SDLC en passant à des pipelines CICD basés sur des conteneurs pour votre développement, vos tests et votre déploiement!

 Répertoire de partenaires - partner.intersystems.com 

Audience

  • Tous ceux qui cherchent à trouver un partenaire InterSystems ou un produit partenaire 
  • Partenaires cherchant à faire la publicité de leurs logiciels et services  

Description

  • Recherche de tous types de partenaires InterSystems:
    • Partenaires de mise en œuvre
    • Partenaires de solutions
    • Partenaires technologiques
    • Partenaire cloud
  • Les partenaires existants peuvent gérer leurs listes de services et de logiciels. 

Comment cela aide à améliorer votre niveau technique

  • Il est possible de faire appel à des experts certifiés sur une base contractuelle pour apprendre d'eux dans le cadre de vos projets.
  • Vous pouvez acquérir des licences pour des solutions d'entreprise basées sur la technologie InterSystems, ce qui vous évite d'avoir à tout construire à partir de zéro.
  • Vous pouvez apporter vos produits et services à un public plus large, augmentant ainsi la demande et vous obligeant à accroître votre capacité de livraison!

 CCR - ccr.intersystems.com 

Audience

  • Organisations sélectionnées gérant les changements apportés à une implémentation d'InterSystems (employés, partenaires et utilisateurs finaux)

Description

  • Enregistrement de contrôle des modifications
    • Application de flux de travail personnalisée construite sur notre propre technologie pour suivre toutes les personnalisations apportées aux produits de santé InterSystems installés dans le monde entier.
  • Versionnement et déploiement du code personnalisé sur site et des modifications de configuration.
  • Plusieurs niveaux et options de configuration du flux de travail.
  • Adaptation très souple aux besoins spécifiques de la phase du projet

Comment cela aide à améliorer votre niveau technique

  • Pour les équipes autorisées à l'utiliser, il est possible de trouver et de réutiliser du code ou des plans de mise en œuvre au sein de votre organisation, ce qui évite de devoir résoudre le même problème plusieurs fois.
  • Résolution beaucoup plus rapide des problèmes en production, ce qui laisse plus de temps pour le travail de développement. 

 Connexion Client - client.intersystems.com  

Audience

  • Disponible pour tous les clients de TrakCare

Description

  • InterSystems Client Connection est une plateforme de collaboration et de partage des connaissances pour les clients de TrakCare.
  • Cette communauté en ligne permet aux clients de TrakCare d'établir des relations plus nombreuses, plus efficaces et plus étroites.
  • Sur la plateforme de connexion client "Client Connection", les éléments suivants sont disponibles: 
    • Des nouvelles et des événements concernant TrakCare 
    • Des documents de lancement de TrakCare, par exemple des documents de lancement et des vidéos de prévisualisation
    • L'accès aux guides de produits les plus récents.
    • Des supports permettant d'approfondir les connaissances personnelles.
    • Des forums de discussion pour tirer parti de l'expertise des pairs. 

Comment cela aide à améliorer votre niveau technique

  • Les spécialistes techniques et d'application des sites TrakCare peuvent partager rapidement leurs questions et leurs connaissances, en se connectant à d'autres utilisateurs dans le monde entier.  Des réponses plus rapides signifient plus de temps pour élaborer des solutions!

 Commande en ligne - store.intersystems.com

Audience

  • Utilisateurs des opérations chez les partenaires d'application sélectionnés/utilisateurs finaux

Description

  • Possibilité pour les utilisateurs de choisir différents produits en fonction de leurs contrats et de créer de nouvelles commandes.  
  • Possibilité pour les utilisateurs de mettre à niveau ou d'échanger des commandes existantes.
  • Soumission des commandes à InterSystems Customer Operations pour process les traiter en vue de la livraison et de la facturation.
  • Possibilité pour les utilisateurs de migrer les licences existantes vers InterSystems IRIS.

Comment cela aide à améliorer votre niveau technique

  • Honnêtement, en aucune façon!  Il s'agit d'un outil utilisé par le personnel des opérations et non par les utilisateurs techniques, mais il est listé ici par souci d'exhaustivité puisque l'accès est contrôlé via le compte de connexion InterSystems ;)  

Autres choses à savoir sur votre compte de connexion InterSystems

Voici quelques autres informations utiles sur les comptes de connexion InterSystems...

Comment créer un compte de connexion

Les utilisateurs peuvent créer leur propre compte en cliquant sur "Créer un compte" sur n'importe quelle application publique d'InterSystems, y compris:

Par ailleurs, le FRC (First Response Center) d'InterSystems créera un compte de connexion pour les utilisateurs supportés la première fois qu'ils auront besoin d'accéder au Worldwide Response Center (WRC) ou à iService (ou les utilisateurs supportés peuvent également créer des comptes pour leurs collègues).

Avant d'utiliser un compte, l'utilisateur doit accepter les conditions générales, soit au cours de la procédure d'auto-enregistrement, soit lors de la première connexion.

Autres options de connexion

Certaines applications permettent de se connecter avec Google ou GitHub:

Il s'agit du même compte de connexion InterSystems, mais avec une authentification par Google ou GitHub.

Profil du compte

Si vous allez à https://Login.InterSystems.com et que vous vous authentifiez, vous pourrez accéder à la rubrique Options > Profil et apporter des modifications de base à votre compte.  L'adresse électronique peut être modifiée via Options > Change Email.  

Résolution des problèmes liés aux comptes de connexion

Les problèmes liés aux comptes de connexion InterSystems doivent être adressés à Support@InterSystems.com.  Veuillez inclure:

  • Nom d'utilisateur utilisé pour le login tenté
  • Adresse électronique
  • Type et version du navigateur
  • Messages d'erreur spécifiques et/ou captures d'écran
  • L'heure et la date à laquelle l'erreur a été reçue   
0
0 64
Article Iryna Mykhailova · Oct 9, 2024 4m read

L'accès à un stockage cloud Azure pour charger/télécharger des blobs est assez simple à l'aide des méthodes API de classe %Net.Cloud.Storage.Client désignées ou des adaptateurs entrants/sortants EnsLib.CloudStorage.*.

Notez que vous devez avoir le serveur de %JavaServer External Language opérationnel pour utiliser l'API ou les adaptateurs de stockage cloud, car ils utilisent tous deux le framework PEX à l'aide du serveur Java.

Voici un bref résumé :

L'accès à Azure Blob Storage s'effectue à l'aide d'une chaîne de connexion qui ressemble à celle-ci :

0
0 91
Article Guillaume Rongier · Sept 23, 2024 9m read

IrisFirebase - FCM
 

Bonjour la communauté!

Après avoir lancé mon application dans l'OpenExchange (IrisFirebase avec la fonctionnalité permettant d'utiliser la base de données en temps réel de Firebase), j'ai remarqué d'autres fonctionnalités intéressantes de Firebase que nous pourrions utiliser. C'est pourquoi, en vérifiant les possibilités que Firebase nous apporte, j'ai décidé d'ajouter une nouvelle fonctionnalité au FCM d'IrisFirebase !!! (Firebase Cloud Messaging).

Comment?? Ne savez-vous pas quelle est la clé de Firebase Cloud Messaging? Ne vous inquiétez pas! Je vais vous l'expliquer tout de suite.

Firebase Cloud Messaging. “Explication”:

Firebase Cloud Messaging (FCM) est un service fourni par Google. Il permet aux développeurs d'envoyer des notifications et des messages aux appareils des utilisateurs, tels que les smartphones, les tablettes ou les ordinateurs. 

Nous avons un dicton en Espagne : "Una imagen vale más que mil palabras" (une image vaut mille mots). Voici donc un exemple pour vous:



 

Comme vous pouvez le voir dans les captures d'écran, vous pouvez envoyer des messages avec un titre, un corps et une image personnalisés. Mais il y a une autre chose fascinante que je souhaite vous montrer.

Oui, je sais ce que vous pensez en ce moment... "Hé, ça a l'air génial, mais ça doit être assez cher, surtout pour une personne aussi fragile que moi".Alors, c'est la meilleure partie! C'est totalement gratuit!! Jetez un œil à la preuve ci-dessous:

https://firebase.google.com/products/cloud-messaging



 

Souhaitez-vous savoir de quelle manière vous pouvez envoyer des messages à vos applications, pages web, etc…? Quelle chance!!! Pourquoi? Car je vais vous expliquer comment le faire de manière très simple. Préparez vos timbres et enveloppes numériques car nous allons "envoyer” un tas de "lettres". Allons-y! 

 

Préparation de notre environnement:

Si vous avez examiné mon précédent article expliquant comment utiliser IrisFirebase, vous devriez avoir une App déjà configurée dans Firebase avec une instance d'IrisFirebase en cours d'exécution. Au cas où vous ne l'auriez pas lu, veuillez suivre les étapes, 1, 2, 4, 5 et 6 de l'article ci-dessous:

https://community.intersystems.com/post/firebase-module-unleashing-power-firebase-realtime-database-intersystems-iris

Ok, si vous avez suivi toutes les étapes correctement, vous devriez avoir une instance d'IrisFirebase en cours d'exécution, alors continuons.

Première étape: configurez votre application pour utiliser FCM:

Pour être capable d'envoyer des messages, vous devez d'abord configurer FCM dans votre application Firebase.

Saisissez votre console Firebase et sélectionnez votre projet (dans mon cas, il s'agit de IrisFirebaseExample):


Appuyez ensuite sur le bouton Tous les produits:


 

Recherchez le produit "Cloud Messaging”:


 

Vous devez maintenant ajouter une ou plusieurs applications suivant que vous développez une application pour Android uniquement ou pour plusieurs plateformes différentes. (Dans mon cas, j'ai opté pour Android):

(Si vous prévoyez d'envoyer des messages à iOS, vous devez avoir un compte développeur Apple payant car il faut générer un certificat).


Remplissez les champs obligatoires avec les renseignements sur votre App/web (le champ SHA-1 est facultatif):

 

Après quelques secondes, un écran vous demandant de télécharger le fichier de configuration apparaîtra. Cliquez sur " Download google-service.json " et gardez-le en sécurité car il est crucial pour votre travail. (Vous devrez le copier à la racine du projet de votre application plus tard). Après avoir sauvegardé le fichier, cliquez sur le bouton Next.


 

L'étape suivante explique comment ajouter le SDK Firebase à votre application.


 

Cette étape est différente si vous créez une application avec Kotlin, Groovy, Flutter, etc. Dans mon cas, j'ai utilisé Flutter, et la façon la plus simple de le faire est d'installer le CLI de Firebase:

https://firebase.google.com/docs/android/setup

Je n'expliquerai pas ces étapes car elles dépassent le cadre de ce tutoriel. Cependant, n'hésitez pas à me poser des questions dans les commentaires.

Alors, continuons en appuyant sur le bouton "Suivant".

À ce stade, nous avons terminé le côté console Firebase. Félicitations, vous avez passé la partie ennuyeuse!!!


 

Deuxième étape: Configurez IrisFirebase.FCM:

Si vous avez configuré l'application précédente dans IrisFirebase avec Firebase RealTime Database, vous pouvez l'utiliser avec FCM. Si vous n'avez pas cette application, vous pouvez la configurer en lançant la méthode ConfigApp de la classe Firebase.Helper.cls. Vous trouverez un exemple de la manière de procéder dans la classe Test.TestFCM.cls:

ClassMethod init()
{
  Do##class(Firebase.Helper).ConfigApp("appNotas",””,"irisfirebaseexample.json")
}

N'oubliez pas d'utiliser vos paramètres privés (le deuxième paramètre URL n'est obligatoire que pour la base de données en temps réel ; il ne s'applique pas au FCM, vous pouvez donc l'omettre ou l'envoyer vide.

C'est très bien ! Nous avons maintenant tous les systèmes configurés : notre instance IrisFirebase avec FCM et notre App ou Web avec le SDK Firebase.

Il est temps de commencer l'envoi de messages!

Troisième étape: envoi d'un message à un seul appareil:

Pour envoyer un message à un appareil particulier, vous devez connaître l'identifiant du jeton de l'application que vous souhaitez notifier.

Vous pouvez obtenir cet identifiant de jeton à partir de l'application/du site web que vous utilisez. Ci-dessous, vous trouverez un exemple de la façon d'obtenir l'identifiant du jeton d'une instance de votre application installée sur un appareil Android avec Flutter de manière programmatique:


 

Avec ce code, vous obtiendrez la variable "jeton". L'identifiant du jeton ressemblera à ce qui suit:

fErQlmmjTsq2E2-p7RN6zD:APA91bFhdeCGit17QSIXrlbfovr59BgviGIDHI0nnp7t9i_YFKAPSACkTvP_iKOV-b3Xaj73uhl7Z0S41vfmH_YVV8Ep9Evad69-s1Hkt9pu3VrkeZQGTc8vAJgKSY1qkhuP7HU6t7UJ

 

Selon la façon dont vous utilisez votre application, vous pouvez préférer stocker cet identifiant dans Iris avec un identifiant qui identifie votre client. Pour ce faire, vous pouvez utiliser la méthode SaveToken. Vous trouverez un exemple de son fonctionnement dans la classe Test.TestFCM.cls

ClassMethod TestSaveToken()
{
  Set token = "fErQlmmjTsq2E2-p7RN6zD:APA91bFhdeCGit17QSIXrlbfovr59BgviGIDHI0nnp7t9i_YFKAPSACkTvP_iKOV-b3Xaj73uhl7Z0S41vfmH_YVV8Ep9Evad69-s1Hkt9pu3VrkeZQGTc8vAJgKSY1qkhuP7HU6t7HJ"Set appName = "appNotas"Set id = 123456Do##class(Firebase.FCM).SaveToken(appName, token, id)
}

 

Dans ce cas, il peut s'agir de votre identifiant client ou de tout autre identifiant susceptible de vous aider à identifier cet appareil à l'avenir.

Donc, maintenant nous sommes complètement prêts à envoyer un message. Pour ce faire, vous pouvez utiliser l'une des méthodes suivantes:

La première méthode: consiste à envoyer des messages directement à un jeton (méthode Send), voyez l'exemple ci-dessous:

ClassMethod TestSendMessage()
{
 Set appName = "appNotas"Set title = "IrisFirebase FCM"Set body = "Now you can send messages from Iris using IrisFirebase!!!"Set image = "https://openexchange.intersystems.com/mp/img/packages/3553/vaeo3isvwgubxb2ya7vb0c9edgs.jpeg"Set token = "fErQlmmjTsq2E2-p7RN6zD:APA91bFhdeCGit17QSIXrlbfovr59BgviGIDHI0nnp7t9i_YFKAPSACkTvP_iKOV-b3Xaj73uhl7Z0S41vfmH_YVV8Ep9Evad69-s1Hkt9pu3VrkeZQGTc8vAJgKSY1qkhuP7HU6t7HJ"Set data = {}
 Set data.param1 = "param1 value"Set data.param2 = "param2 value"Set result = ##class(Firebase.FCM).Send(appName, token, title, body, image, data)
 If (result = 1)
 {
  U 0W"Message sended OK"
 }Else{
  U 0W"Error sending message"
 }

}

Comme vous pouvez le constater, pour envoyer un message, vous aurez besoin des éléments suivants:

AppName: C'est le nom de l'application que vous avez écrit dans la méthode ConfigApp.

Le Titre, le Corps et l'Image sont expliqués dans la capture d'écran:



 

Jeton: il s'agit de l'identifiant du token que vous avez obtenu auprès de l'application.

Data : Il s'agit d'un outil très intéressant (data est un dictionnaire JSON avec une paire de valeurs clés où vous pouvez envoyer des données cachées personnalisées à l'appareil). Peut-être envoyez-vous à votre client les détails de son prochain rendez-vous, vous pouvez donc utiliser cette structure pour envoyer des informations à afficher dans votre application ou ce que vous voulez.

La deuxième méthode: consiste à envoyer un message à un identifiant client (ou autre):

Dans ce cas, vous pouvez utiliser la méthode SendMessageToId. Voyez l'exemple ci-dessous:

ClassMethod TestSendMessageToId()
{
 Set appName = "appNotas"Set id = 123456Set title = "título"Set body = "Cuerpo Mensaje"Set image = "https://openexchange.intersystems.com/mp/img/packages/3553/vaeo3isvwgubxb2ya7vb0c9edgs.jpeg"Set token = "fErQlmmjTsq2E2-p7RN6zD:APA91bFhdeCGit17QSIXrlbfovr59BgviGIDHI0nnp7t9i_YFKAPSACkTvP_iKOV-b3Xaj73uhl7Z0S41vfmH_YVV8Ep9Evad69-s1Hkt9pu3VrkeZQGTc8vAJgKSY1qkhuP7HU6t7FD"Set data = {}
 Set data.param1 = "param1 value"Set data.param2 = "param2 value"Set result = ##class(Firebase.FCM).SendMessageToId(appName, id, title, body, image, data)


 If (result = 1)
 {
  U 0W"Message sended OK"
 }Else{
  U 0W"Error sending message"
 }
}

Comme vous pouvez le constater, la différence entre la méthode précédente et la présente est que dans ce dernier cas, vous devez connaître l'identifiant de votre jeton enregistré au lieu d'utiliser le jeton à l'aide de la méthode SaveToken.

Les autres paramètres sont les mêmes.

 

La dernière étape: consiste à envoyer le même message à toutes les instances de votre application/Web:

Pour ce faire, vous pouvez utiliser l'outil natif de Firebase pour envoyer des campagnes.

Accédez à la console Firebase, saisissez votre projet et appuyez sur le bouton "Messaging":


 

Dans cet écran, vous pourrez créer une nouvelle campagne en cliquant sur “New Campaign” ("Nouvelle campagne") puis sur "Notifications":


 

Vous verrez l'explication détaillée des étapes à suivre pour envoyer le même message à toutes les instances de votre application. 


 

Si vous le souhaitez, vous pouvez appliquer certains filtres au cours du processus:


 

Vous pourrez programmer votre campagne ou l'envoyer immédiatement:


 

Vous pouvez également ajouter des analyses:


 

v:

Lorsque vous êtes prêt, appuyez sur Réviser (Review) et Publier (Publish).

Votre nouvelle campagne apparaîtra dans la section de messagerie "Messaging".

Si vous avez préalablement sélectionné l'option "envoyer immédiatement" ("send now"), vous recevrez la notification dans quelques secondes:


 

Firebase prétend pouvoir envoyer des millions de messages en quelques secondes. Par conséquent, si vous envisagez d'envoyer le même message à tous vos clients, je vous recommande de créer une campagne plutôt que d'envoyer le même message à tous vos clients un par un à partir d'IRIS. En revanche, si vous envoyez le message à un groupe de clients ou si le message doit être personnalisé pour chaque client, l'envoi à partir d'IrisFirebase est la meilleure option!.
 

Cliquez sur le lien ci-dessous pour trouver la nouvelle version d'IrisFirebase avec FCM sur l'OpenExchange:

https://openexchange.intersystems.com/package/irisfirebas

Pour découvrir le code de l'application en Flutter que j'ai utilisée dans ce tutoriel, consultez le lien suivant:

https://github.com/daniel-aguilar-garcia/push_app_flutter_example

Voilà, c'est tout pour l'instant. J'espère que vous trouverez cette nouvelle fonctionnalité intrigante et que vous l'utiliserez beaucoup!

Faites-moi savoir dans les commentaires ce que vous pensez de cette nouvelle fonctionnalité. N'hésitez pas à me contacter si vous souhaitez que j'ajoute de nouveaux éléments à IrisFirebase.

Merci d'avoir lu!!

0
0 88
Article Lorenzo Scalese · Août 27, 2024 5m read

 

Démarrage rapide des données SQL d'InterSystems Cloud dans Databricks

La mise en œuvre de Databricks en SQL d'InterSystems Cloud se compose de quatre parties.

  • Obtention du certificat et du pilote JDBC Driver pour InterSystems IRIS
  • Ajout d'un script d'initialisation et d'une bibliothèque externe à votre Cluster de calcul Databricks
  • Obtention de données
  • Placement des données

Téléchargement du certificat X.509/du pilote JDBC de Cloud SQL

Naviguez vers la page d'aperçu de votre déploiement, si vous n'avez pas activé de connexions externes, faites-le et téléchargez votre certificat et le pilote jdbc depuis la page d'aperçu.

 

J'ai utilisé intersystems-jdbc-3.8.4.jar et intersystems-jdbc-3.7.1.jar avec succès dans Databricks à partir de la distribution de pilotes Driver Distribution.

Script d'initialisation pour votre cluster Databricks

La façon la plus simple d'importer un ou plusieurs certificats CA personnalisés dans votre cluster Databricks est de créer un script d'initialisation qui ajoute la chaîne complète de certificats CA aux magasins de certificats par défaut SSL et Java de Linux, et définit la propriété REQUESTS_CA_BUNDLE. Collez le contenu du certificat X.509 que vous avez téléchargé dans le bloc supérieur du script suivant:

import_cloudsql_certficiate.sh
#!/bin/bash

cat << 'EOF' > /usr/local/share/ca-certificates/cloudsql.crt
-----BEGIN CERTIFICATE-----
<PASTE>
-----END CERTIFICATE-----
EOF

update-ca-certificates

PEM_FILE="/etc/ssl/certs/cloudsql.pem" PASSWORD="changeit" JAVA_HOME=$(readlink -f /usr/bin/java | sed "s:bin/java::") KEYSTORE="$JAVA_HOME/lib/security/cacerts" CERTS=$(grep 'END CERTIFICATE'$PEM_FILE| wc -l)

# Pour traiter plusieurs certificats avec keytool, vous devez extraire# chacun d'eux du fichier PEM et l'importer dans le KeyStore Java.for N in $(seq 0 $(($CERTS - 1))); do ALIAS="$(basename $PEM_FILE)-$N"echo"Adding to keystore with alias:$ALIAS" cat $PEM_FILE | awk "n==$N { print }; /END CERTIFICATE/ { n++ }" | keytool -noprompt -import -trustcacerts
-alias$ALIAS -keystore $KEYSTORE -storepass $PASSWORDdoneecho"export REQUESTS_CA_BUNDLE=/etc/ssl/certs/ca-certificates.crt" >> /databricks/spark/conf/spark-env.sh echo"export SSL_CERT_FILE=/etc/ssl/certs/ca-certificates.crt" >> /databricks/spark/conf/spark-env.sh

Maintenant vous avez le script initial, téléchargez-le dans le catalogue Unity sur un Volume.

Une fois que le script est sur un volume, vous pouvez ajouter le script initial au cluster à partir du volume dans les propriétés avancées de votre cluster.


Ensuite, ajoutez le pilote/la bibliothèque intersystems jdbc au cluster...

...et démarrez ou redémarrez votre calcul.

Station Databricks - Entrée vers le Cloud SQL d'InterSystems IRIS

 

Créez un Notebook Python dans votre espace de travail, attachez-le à votre cluster et testez le glissement de données vers Databricks.  Sous le capot, Databricks va utiliser pySpark, si cela n'est pas immédiatement évident.

La construction du Dataframe Spark suivant est tout ce qu'il vous faut, vous pouvez récupérer vos informations de connexion à partir de la page d'aperçu comme auparavant.

df = (spark.read
  .format("jdbc")
  .option("url", "jdbc:IRIS://k8s-05868f04-a4909631-ac5e3e28ef-6d9f5cd5b3f7f100.elb.us-east-1.amazonaws.com:443/USER")
  .option("driver", "com.intersystems.jdbc.IRISDriver")
  .option("dbtable", "(SELECT name,category,review_point FROM SQLUser.scotch_reviews) AS temp_table;") 
  .option("user", "SQLAdmin")
  .option("password", "REDACTED")
  .option("driver", "com.intersystems.jdbc.IRISDriver")\
  .option("connection security level","10")\
  .option("sslConnection","true")\
  .load())

df.show()

Illustration de la production d'un dataframe à partir de données dans Cloud SQL... boom!

Station Databricks - Sortie du Cloud SQL d'InterSystems IRIS

 

Prenons maintenant ce que nous avons lu dans IRIS et écrivons-le avec Databricks. Si vous vous souvenez bien, nous n'avons lu que 3 champs dans notre cadre de données, nous allons donc les réécrire immédiatement et spécifier un mode "écraser".

df = (spark.read
  .format("jdbc")
  .option("url", "jdbc:IRIS://k8s-05868f04-a4909631-ac5e3e28ef-6d9f5cd5b3f7f100.elb.us-east-1.amazonaws.com:443/USER")
  .option("driver", "com.intersystems.jdbc.IRISDriver")
  .option("dbtable", "(SELECT TOP 3 name,category,review_point FROM SQLUser.scotch_reviews) AS temp_table;") 
  .option("user", "SQLAdmin")
  .option("password", "REDACTED")
  .option("driver", "com.intersystems.jdbc.IRISDriver")\
  .option("connection security level","10")\
  .option("sslConnection","true")\
  .load())

df.show()

mode = "overwrite" properties = { "user": "SQLAdmin", "password": "REDACTED", "driver": "com.intersystems.jdbc.IRISDriver", "sslConnection": "true", "connection security level": "10", }

df.write.jdbc(url="jdbc:IRIS://k8s-05868f04-a4909631-ac5e3e28ef-6d9f5cd5b3f7f100.elb.us-east-1.amazonaws.com:443/USER", table="databricks_scotch_reviews", mode=mode, properties=properties)

Exécution du Notebook

 
Illustration des données dans le Cloud SQL d'InterSystems!

Les points à prendre en considération

  • Par défaut, PySpark écrit les données en utilisant plusieurs tâches concurrentes, ce qui peut entraîner des écritures partielles si l'une des tâches échoue.
  • Pour garantir que l'opération d'écriture est atomique et cohérente, vous pouvez configurer PySpark de manière à ce que les données soient écrites à l'aide d'une seule tâche (c'est-à-dire en définissant le nombre de partitions à 1) ou utiliser une fonctionnalité spécifique à IRIS, telle que les transactions.
  • En outre, vous pouvez utiliser l'API DataFrame de PySpark pour effectuer des opérations de filtrage et d'agrégation avant de lire les données de la base de données, ce qui peut réduire la quantité de données à transférer sur le réseau.
0
0 44
Article Guillaume Rongier · Août 13, 2024 17m read

Si vous exécutez IRIS dans une configuration miroir pour HA dans GCP, la question de la fourniture de Mirror VIP (adresse IP virtuelle) devient pertinente. L'adresse IP virtuel permet aux systèmes en aval d'interagir avec IRIS en utilisant une seule adresse IP. Même en cas de basculement, les systèmes en aval peuvent se reconnecter à la même adresse IP et continuer à fonctionner.

Le principal problème, lors du déploiement sur GCP, est qu'un VIP IRIS doit être essentiellement un administrateur de réseau, conformément aux docs.

Pour obtenir l'HA, les membres du miroir IRIS doivent être déployés dans différentes zones de disponibilité d'un sous-réseau (ce qui est possible dans GCP car les sous-réseaux couvrent toujours toute la région). L'une des solutions pourrait être les équilibreurs de charge, mais ils coûtent bien sûr plus cher et nécessitent d'être administrés.

Dans cet article, j'aimerais fournir un moyen de configurer un VIP miroir sans utiliser les équilibreurs de charge suggérés dans la plupart des autres architectures de référence GCP.

Architecture

GCP VIP

Nous avons un sous-réseau qui s'étend sur la région de disponibilité (je simplifie ici - bien sûr, vous aurez probablement des sous-réseaux publics, un arbitre dans une autre zone, et ainsi de suite, mais il s'agit d'un minimum absolu suffisant pour démontrer cette approche). La notation CIRD du sous-réseau est 10.0.0.0/24, ce qui signifie que les adresses IP 10.0.0.1 à 10.0.0.255 lui sont allouées. En tant que GCP réserve les deux premières et dernières adresses, nous pouvons utiliser 10.0.0.2 'à 10.0.0.253'`.

Nous mettrons en œuvre des VIP publics et privés en même temps. Si vous voulez, vous pouvez implémenter uniquement le VIP privé.

Idée

Les machines virtuelles dans GCP ont des Interfaces réseau. Ces interfaces réseau ont des Plages IP Alias IP Ranges qui sont des adresses IP privées. Des adresses IP publiques peuvent être ajoutées en spécifiant la configuration d' accès Access Config La configuration d'interfaces réseau est une combinaison d'IP publiques et/ou privées, et elle est acheminée automatiquement vers la Machine virtuelle associée à l'Interface réseau. Il n'est donc pas nécessaire de mettre à jour les routes. Lors d'un basculement de miroir, nous allons supprimer la configuration IP VIP de l'ancien primaire et la créer pour un nouveau primaire. Toutes les opérations nécessaires à cette fin prennent de 5 à 20 secondes pour une IP VIP privée uniquement, de 5 secondes à une minute pour une combinaison d'IP VIP publique/privée.

Mise en œuvre de VIP

  1. Allouez l'adresse IP à utiliser en tant que VIP public. Ignorez cette étape si vous souhaitez uniquement un VIP privé.
  2. Choisissez une valeur VIP privée. Je vais utiliser '10.0.0.250'`
  3. Provisionnez vos instances IRIS avec un compte de service
  • compute.instances.get
  • compute.addresses.use
  • compute.addresses.useInternal
  • compute.instances.updateNetworkInterface
  • compute.subnetworks.use

Pour les VIP externes, vous aurez également besoin de:

  • compute.instances.addAccessConfig
  • compute.instances.deleteAccessConfig
  • compute.networks.useExternalIp
  • compute.subnetworks.useExternalIp
  • compute.addresses.list
  1. Lorsqu'un membre miroir actuel devient primaire, nous utilisons un callback ZMIRROR pour supprimer une configuration IP VIP sur l'interface réseau d'un autre membre miroir et créer une configuration IP VIP pointant sur lui-même :

C'est tout!

ROUTINE ZMIRROR

NotifyBecomePrimary() PUBLIC {
    #include %occMessages
    set sc = ##class(%SYS.System).WriteToConsoleLog("Setting Alias IP instead of Mirror VIP"_$random(100))
    set sc = ##class(%SYS.Python).Import("set_alias_ip")
    quit sc
}

Et voici set_alias_ip.py qui doit être placé dans le répertoire mgr\python:

"""
Ce script ajoute l'Alias IP (https://cloud.google.com/vpc/docs/alias-ip) à l'interface réseau de la VM.

Vous pouvez allouer des plages d'Alias IP à partir de la plage de sous-réseau primaire, ou vous pouvez ajouter une plage secondaire au sous-réseau 
et allouer des plages d'alias IP à partir de la plage secondaire.
Pour simplifier, nous utilisons la plage de sous-réseau primaire.

En utilisant Google cli, gcloud, cette action pourrait être effectuée de la manière suivante:
$ gcloud compute instances network-interfaces update <instance_name> --zone=<subnet_zone> --aliases="10.0.0.250/32"

Notez que la commande de suppression des alias est similaire - fournissez simplement un `alias`vide:
$ gcloud compute instances network-interfaces update <instance_name> --zone=<subnet_zone> --aliases=""

Nous utilisons l'API de métadonnées de Google Compute Engine pour récupérer <instance_name> ainsi que <subnet_zone>.

Notez également https://cloud.google.com/vpc/docs/subnets#unusable-ip-addresses-in-every-subnet.

Google Cloud utilise les deux premières et les deux dernières adresses IPv4 de chaque plage d'adresses IPv4 primaires pour héberger le sous-réseau.
Google Cloud vous permet d'utiliser toutes les adresses des plages IPv4 secondaires, c'est-à-dire:
- 10.0.0.0 - Adresse réseau
- 10.0.0.1 - Adresse de la passerelle par défaut
- 10.0.0.254 - Avant-dernière adresse. Réservée pour une utilisation future potentielle
- 10.0.0.255 - Adresse de diffusion

Après avoir ajouté l'adresse de l'Alias IP, vous pouvez vérifier son existence à l'aide de l'utilitaire "ip" :
$ ip route ls table local type local dev eth0 scope host proto 66
local 10.0.0.250
"""

import subprocess
import requests
import re
import time
from google.cloud import compute_v1

ALIAS_IP = "10.0.0.250/32"
METADATA_URL = "http://metadata.google.internal/computeMetadata/v1/"
METADATA_HEADERS = {"Metadata-Flavor": "Google"}
project_path = "project/project-id"
instance_path = "instance/name"
zone_path = "instance/zone"
network_interface = "nic0"
mirror_public_ip_name = "isc-mirror"
access_config_name = "isc-mirror"
mirror_instances = ["isc-primary-001", "isc-backup-001"]


def get_metadata(path: str) -> str:
    return requests.get(METADATA_URL + path, headers=METADATA_HEADERS).text


def get_zone() -> str:
    return get_metadata(zone_path).split('/')[3]


client = compute_v1.InstancesClient()
project = get_metadata(project_path)
availability_zone = get_zone()


def get_ip_address_by_name():
    ip_address = ""
    client = compute_v1.AddressesClient()
    request = compute_v1.ListAddressesRequest(
        project=project,
        region='-'.join(get_zone().split('-')[0:2]),
        filter="name=" + mirror_public_ip_name,
    )
    response = client.list(request=request)
    for item in response:
        ip_address = item.address
    return ip_address


def get_zone_by_instance_name(instance_name: str) -> str:
    request = compute_v1.AggregatedListInstancesRequest()
    request.project = project
    instance_zone = ""
    for zone, response in client.aggregated_list(request=request):
        if response.instances:
            if re.search(f"{availability_zone}*", zone):
                for instance in response.instances:
                    if instance.name == instance_name:
                        return zone.split('/')[1]
    return instance_zone


def update_network_interface(action: str, instance_name: str, zone: str) -> None:
    if action == "create":
        alias_ip_range = compute_v1.AliasIpRange(
            ip_cidr_range=ALIAS_IP,
        )
    nic = compute_v1.NetworkInterface(
        alias_ip_ranges=[] if action == "delete" else [alias_ip_range],
        fingerprint=client.get(
            instance=instance_name,
            project=project,
            zone=zone
        ).network_interfaces[0].fingerprint,
    )
    request = compute_v1.UpdateNetworkInterfaceInstanceRequest(
        project=project,
        zone=zone,
        instance=instance_name,
        network_interface_resource=nic,
        network_interface=network_interface,
    )
    response = client.update_network_interface(request=request)
    print(instance_name + ": " + str(response.status))


def get_remote_instance_name() -> str:
    local_instance = get_metadata(instance_path)
    mirror_instances.remove(local_instance)
    return ''.join(mirror_instances)


def delete_remote_access_config(remote_instance: str) -> None:
    request = compute_v1.DeleteAccessConfigInstanceRequest(
        access_config=access_config_name,
        instance=remote_instance,
        network_interface="nic0",
        project=project,
        zone=get_zone_by_instance_name(remote_instance),
    )
    response = client.delete_access_config(request=request)
    print(response)


def add_access_config(public_ip_address: str) -> None:
    access_config = compute_v1.AccessConfig(
        name = access_config_name,
        nat_i_p=public_ip_address,
    )
    request = compute_v1.AddAccessConfigInstanceRequest(
        access_config_resource=access_config,
        instance=get_metadata(instance_path),
        network_interface="nic0",
        project=project,
        zone=get_zone_by_instance_name(get_metadata(instance_path)),
    )
    response = client.add_access_config(request=request)
    print(response)


# Obtention du nom et de la zone de l'instance d'un autre membre du basculement
remote_instance = get_remote_instance_name()
print(f"Alias IP is going to be deleted at [{remote_instance}]")

# Supprimer l'Alias IP de l'interface réseau d'un membre de basculement distant
#
# TODO : Effectuer les étapes suivantes lorsqu'un problème https://github.com/googleapis/google-cloud-python/issues/11931 sera clôturé:
# - mettre à jour le paquet google-cloud-compute pip vers une version contenant un correctif (>1.15.0)
# - supprimer une ligne ci-dessous appelant gcloud avec un sous-processus subprocess.run()
# - décommenter la fonction update_network_interface()
subprocess.run([
    "gcloud",
    "compute",
    "instances",
    "network-interfaces",
    "update",
    remote_instance,
    "--zone=" + get_zone_by_instance_name(remote_instance),
    "--aliases="
])
# update_network_interface("delete",
#                          remote_instance,
#                          get_zone_by_instance_name(remote_instance)


# Ajouter un Alias IP à l'interface réseau d'un membre du basculement local
update_network_interface("create",
                         get_metadata(instance_path),
                         availability_zone)


# Gérer la commutation IP publique
public_ip_address = get_ip_address_by_name()
if public_ip_address:
    print(f"Public IP [{public_ip_address}] is going to be switched to [{get_metadata(instance_path)}]")
    delete_remote_access_config(remote_instance)
    time.sleep(10)
    add_access_config(public_ip_address)

Démo

Déployons maintenant cette architecture IRIS dans GCP en utilisant Terraform et Ansible. Si vous utilisez déjà IRIS dans GCP ou un autre outil, le script ZMIRROR est disponible ici.

Outils

Nous aurons besoin des outils suivants. Ansible étant réservé à Linux, je recommande vivement de l'exécuter sur Linux, même si j'ai confirmé qu'il fonctionnait également sur Windows dans WSL2.

gcloud:

$ gcloud version
Google Cloud SDK 459.0.0
...

terraform:

$ terraform version
Terraform v1.6.3

python:

$ python3 --version
Python 3.10.12

ansible:

$ ansible --version
ansible [core 2.12.5]
...

ansible-playbook:

$ ansible-playbook --version
ansible-playbook [core 2.12.5]
...

WSL2

Si vous utilisez WSL2 sous Windows, vous devrez redémarrer l'agent ssh en exécutant:

eval `ssh-agent -s`

Il arrive également que l'horloge du WSL ne soit pas synchronisée (lorsque Windows passe en mode veille/hibernation et vice-versa), vous devrez peut-être la synchroniser explicitement:

sudo hwclock -s

Serveurs sans affichage

Si vous utilisez un serveur sans affichage, utilisez gcloud auth login --no-browser pour vous authentifier auprès de GCP.

IaC

Nous nous appuyons sur Terraform et stockons son état dans un espace de stockage en nuage. Voir les détails ci-dessous sur la façon dont ce stockage est créé.

Définition des variables requises

$ export PROJECT_ID=<project_id>
$ export REGION=<region> # For instance, us-west1
$ export TF_VAR_project_id=${PROJECT_ID}
$ export TF_VAR_region=${REGION}
$ export ROLE_NAME=MyTerraformRole
$ export SA_NAME=isc-mirror

Remarque: Si vous souhaitez ajouter une VIP publique qui expose publiquement les ports IRIS Mirror (ce qui n'est pas recommandé), vous pouvez l'activer avec:

$ export TF_VAR_enable_mirror_public_ip=true

Préparation du registre des artefacts

Il est recommandé d'utiliser Google Artifact Registry au lieu de Container Registry. Créons donc d'abord le registre:

$ cd <root_repo_dir>/terraform
$ cat ${SA_NAME}.json | docker login -u _json_key --password-stdin https://${REGION}-docker.pkg.dev
$ gcloud artifacts repositories create --repository-format=docker --location=${REGION} intersystems

Préparation des images Docker

Supposons que les instances de VM n'aient pas accès au dépôt de conteneurs ISC. Mais vous y avez un accès personnel et vous ne voulez pas mettre vos informations d'identification sur les machines virtuelles.

Dans ce cas, vous pouvez extraire les images Docker IRIS du registre de conteneurs ISC et les pousser vers le registre de conteneurs Google auquel les machines virtuelles ont accès:

$ docker login containers.intersystems.com
$ <Put your credentials here>

$ export IRIS_VERSION=2023.2.0.221.0

$ cd docker-compose/iris
$ docker build -t ${REGION}-docker.pkg.dev/${PROJECT_ID}/intersystems/iris:${IRIS_VERSION} .

$ for IMAGE in webgateway arbiter; do \
    docker pull containers.intersystems.com/intersystems/${IMAGE}:${IRIS_VERSION} \
    && docker tag containers.intersystems.com/intersystems/${IMAGE}:${IRIS_VERSION} ${REGION}-docker.pkg.dev/${PROJECT_ID}/intersystems/${IMAGE}:${IRIS_VERSION} \
    && docker push ${REGION}-docker.pkg.dev/${PROJECT_ID}/intersystems/${IMAGE}:${IRIS_VERSION}; \
done

$ docker push ${REGION}-docker.pkg.dev/${PROJECT_ID}/intersystems/iris:${IRIS_VERSION}

Mise en place de la licence IRIS

Mettez le fichier de clé de licence IRIS, iris.key dans <root_repo_dir>/docker-compose/iris/iris.key. Notez qu'une licence doit supporter le Mirroring.

Création d'un rôle Terraform

Ce rôle sera utilisé par Terraform pour gérer les ressources GCP nécessaires:

$ cd <root_repo_dir>/terraform/
$ gcloud iam roles create ${ROLE_NAME} --project ${PROJECT_ID} --file=terraform-permissions.yaml

Remarque: utiliser update pour une utilisation ultérieure:

$ gcloud iam roles update ${ROLE_NAME} --project ${PROJECT_ID} --file=terraform-permissions.yaml

Création d' un compte de service avec le rôle Terraform

$ gcloud iam service-accounts create ${SA_NAME} \
    --description="Terraform Service Account for ISC Mirroring" \
    --display-name="Terraform Service Account for ISC Mirroring"

$ gcloud projects add-iam-policy-binding ${PROJECT_ID} \
    --member="serviceAccount:${SA_NAME}@${PROJECT_ID}.iam.gserviceaccount.com" \
    --role=projects/${PROJECT_ID}/roles/${ROLE_NAME}

Génération de la clé du compte de service

Générer la clé du compte de service et stocker sa valeur dans une certaine variable d'environnement:

$ gcloud iam service-accounts keys create ${SA_NAME}.json \
    --iam-account=${SA_NAME}@${PROJECT_ID}.iam.gserviceaccount.com

$ export GOOGLE_APPLICATION_CREDENTIALS=<absolute_path_to_root_repo_dir>/terraform/${SA_NAME}.json

Génération d'une paire de clés SSH

Stockez une partie privée localement sous .ssh/isc_mirror et rendez-la visible pour ssh-agent. Mettre une partie publique dans un fichier isc_mirror.pub:

$ ssh-keygen -b 4096 -C "isc" -f ~/.ssh/isc_mirror
$ ssh-add  ~/.ssh/isc_mirror
$ ssh-add -l # Check if 'isc' key is present
$ cp ~/.ssh/isc_mirror.pub <root_repo_dir>/terraform/templates/

Création d'un stockage en nuage

Le stockage dans le nuage est utilisé pour stocker l'état de Terraform à distance. Vous pouvez consulter Store Terraform state in a bucket Cloud Storage comme exemple.

Remarque: Le Cloud Storage créé aura un nom comme isc-mirror-demo-terraform-<project_id>:

$ cd <root_repo_dir>/terraform-storage/
$ terraform init
$ terraform plan
$ terraform apply

Création de ressources avec Terraform

$ cd <root_repo_dir>/terraform/
$ terraform init -backend-config="bucket=isc-mirror-demo-terraform-${PROJECT_ID}"
$ terraform plan
$ terraform apply

Remarque 1: Quatre machines virtuelles seront créées. Une seule d'entre elles a une adresse IP publique et joue le rôle d'hôte bastion. Cette machine est appelée isc-client-001. Vous pouvez trouver l'adresse IP publique de l'instance isc-client-001 en exécutant la commande suivante:

$ export ISC_CLIENT_PUBLIC_IP=$(gcloud compute instances describe isc-client-001 --zone=${REGION}-c --format=json | jq -r '.networkInterfaces[].accessConfigs[].natIP')

Remarque 2: Parfois Terraform échoue avec des erreurs comme:

Failed to connect to the host via ssh: kex_exchange_identification: Connection closed by remote host...

Dans ce cas, essayez de purger un fichier local ~/.ssh/known_hosts:

$ for IP in ${ISC_CLIENT_PUBLIC_IP} 10.0.0.{3..6}; do ssh-keygen -R "[${IP}]:2180"; done

et répétez terraform apply.

Quick test

Accès aux instances miroir IRIS avec SSH

Toutes les instances, à l'exception de isc-client-001, sont créées dans un réseau privé pour augmenter le niveau de sécurité. Mais vous pouvez y accéder en utilisant la fonctionnalité SSH ProxyJump. Obtenez d'abord l'IP publique de isc-client-001:

$ export ISC_CLIENT_PUBLIC_IP=$(gcloud compute instances describe isc-client-001 --zone=${REGION}-c --format=json | jq -r '.networkInterfaces[].accessConfigs[].natIP')

Then connect to, for example, isc-primary-001 with a private SSH key. Remarquez que nous utilisons un port SSH personnalisé, 2180:

$ ssh -i ~/.ssh/isc_mirror -p 2180 isc@10.0.0.3 -o ProxyJump=isc@${ISC_CLIENT_PUBLIC_IP}:2180

Après la connexion, vérifions que le membre miroir principal a un Alias IP:

[isc@isc-primary-001 ~]$ ip route ls table local type local dev eth0 scope host proto 66
local 10.0.0.250

[isc@isc-primary-001 ~]$ ping -c 1 10.0.0.250
PING 10.0.0.250 (10.0.0.250) 56(84) bytes of data.
64 bytes from 10.0.0.250: icmp_seq=1 ttl=64 time=0.049 ms

Accès aux portails de gestion des instances miroir IRIS

Pour ouvrir des instances miroirs des portails de gestion situés dans un réseau privé, nous utilisons SSH Socks Tunneling.

Connectons-nous à l'instance isc-primary-001. Remarquez qu'un tunnel restera en arrière-plan après la prochaine commande:

$ ssh -f -N  -i ~/.ssh/isc_mirror -p 2180 isc@10.0.0.3 -o ProxyJump=isc@${ISC_CLIENT_PUBLIC_IP}:2180 -L 8080:10.0.0.3:8080

Le port 8080, au lieu de l'habituel 52773, est utilisé puisque nous démarrons IRIS avec une passerelle WebGateway dédiée fonctionnant sur le port 8080.

Une fois la connexion établie, ouvrez http://127.0.0.1:8080/csp/sys/UtilHome.csp dans un navigateur. Vous devriez voir un portail de gestion. Les informations d'identification sont typiques : _system/SYS.

La même approche fonctionne pour toutes les instances : primaire (10.0.0.3), de sauvegarde (10.0.0.4) et d'arbitre (10.0.0.5). Établissez d'abord une connexion SSH avec eux.

Test

Connectons-nous à ' isc-client-001`:

$ ssh -i ~/.ssh/isc_mirror -p 2180 isc@${ISC_CLIENT_PUBLIC_IP}

Vérifier la disponibilité du portail de gestion du membre miroir primaire sur l'adresse de l'Alias IP:

$ curl -s -o /dev/null -w "%{http_code}\n" http://10.0.0.250:8080/csp/sys/UtilHome.csp
200

Connectons-nous à 'isc-primary-001' sur une autre console:

$ ssh -i ~/.ssh/isc_mirror -p 2180 isc@10.0.0.3 -o ProxyJump=isc@${ISC_CLIENT_PUBLIC_IP}:2180

Et désactivez l'instance principale actuelle. Remarquez qu'IRIS ainsi que son portail Web s'exécutent dans Docker:

[isc@isc-primary-001 ~]$ docker-compose -f /isc-mirror/docker-compose.yml down

Vérifions à nouveau la disponibilité du portail de gestion du membre miroir sur l'adresse IP Alias à partir de isc-client-001 :

[isc@isc-client-001 ~]$ curl -s -o /dev/null -w "%{http_code}\n" http://10.0.0.250:8080/csp/sys/UtilHome.csp
200

Cela devrait fonctionner car l'Alias IP a été déplacé vers l'instance ' isc-backup-001`:

$ ssh -i ~/.ssh/isc_mirror -p 2180 isc@10.0.0.4 -o ProxyJump=isc@${ISC_CLIENT_PUBLIC_IP}:2180
[isc@isc-backup-001 ~]$ ip route ls table local type local dev eth0 scope host proto 66
local 10.0.0.250

Nettoyage

Suppression de l'infrastructure

$ cd <root_repo_dir>/terraform/
$ terraform init -backend-config="bucket=isc-mirror-demo-terraform-${PROJECT_ID}"
$ terraform destroy

Suppression du registre des artefacts

$ cd <root_repo_dir>/terraform
$ cat ${SA_NAME}.json | docker login -u _json_key --password-stdin https://${REGION}-docker.pkg.dev

$ for IMAGE in iris webgateway arbiter; do \
    gcloud artifacts docker images delete ${REGION}-docker.pkg.dev/${PROJECT_ID}/intersystems/${IMAGE}
done
$ gcloud artifacts repositories delete intersystems --location=${REGION}

Suppression du stockage en nuage

Supprimez le stockage en nuage où Terraform stocke son état. Dans notre cas, il s'agit d'un isc-mirror-demo-terraform-<project_id>.

Suppression du rôle Terraform

Supprimez le rôle Terraform créé dans Création d'un rôle Terraform.

Conclusion

Et c'est tout! We change networking configuration pointing to a current mirror Primary when the NotifyBecomePrimary event happens.

L'auteur souhaite remercier @Mikhail Khomenko, @Vadim Aniskin, et @Evgeny Shvarov pour le Programme d'idées de la Communauté (Community Ideas Program) qui a rendu cet article possible.

2
0 63
Article Benjamin De Boe · Juil 24, 2024 6m read

Nous sommes ravis de continuer à déployer de nouvelles fonctionnalités dans InterSystems IRIS Cloud SQLInterSystems IRIS Cloud SQL, telles que la nouvelle capacité de recherche vectorielle Vector Search qui a été lancée pour la première fois avec InterSystems IRIS 2024.1. Le service Cloud SQL est un service en nuage qui offre précisément ce qui suit: l'accès SQL dans le cloud. Cela signifie que vous utiliserez des technologies de pilote standard telles que JDBC, ODBC et DB-API pour vous connecter à ce service et accéder à vos données. La documentation décrit en détail comment configurer les paramètres importants au niveau du pilote, mais ne présente pas les outils tiers spécifiques car, comme vous pouvez l'imaginer, il en existe un nombre infini.

Dans cet article, nous allons compléter cette documentation de référence avec des étapes plus détaillées pour un outil de visualisation de données tiers populaire que plusieurs de nos clients utilisent pour accéder aux données basées sur IRIS : Microsoft Power BI.

Étape 0: Création de votre déploiement

Tout d'abord, connectez-vous au portail des services Cloud Services Portal et créez un déploiement Cloud SQL. Il vous ne faut qu'une chose: cochez la case permettant d'activer les connexions externes. À part cela, tous les paramètres par défaut devraient fonctionner correctement.

Étape 1: Téléchargement du certificat

Afin de se connecter en toute sécurité, nous utiliserons des certificats pour crypter tout ce qui est envoyé sur le réseau. Vous pouvez télécharger le certificat à partir de la page des détails du déploiement en cliquant sur le bouton "Get X.509 certificate" (Obtenir un certificat X.509):

Nous devrons nous référer à ce certificat plus tard, il faudra donc l'enregistrer dans un répertoire approprié. Par exemple, j'utilise C:\Users\bdeboe\odbc\.

Étape 2: Création du fichier SSLDefs.ini

Pour savoir quels certificats et paramètres de cryptage utiliser, le pilote ODBC d'InterSystems recherche un fichier SSLDefs.ini, que nous allons créer ensuite. Par défaut, il recherche ce fichier dans  C:\Program Files (x86)\Common Files\InterSystems\IRIS, mais vous pouvez modifier cet emplacement à l'aide de la variable d'environnement ISC_SSLconfigurationsISC_SSLconfigurations. Pour conserver tous mes paramètres de configuration ensemble, j'ai défini cette variable à C:\Users\bdeboe\odbc\, le répertoire où j'ai également sauvegardé mon certificat.

Le fichier SSLDefs.ini doit contenir deux éléments pour qu'ODBC sache comment se connecter : une configuration de serveur et une configuration SSL. La configuration du serveur déclare simplement le nom de la configuration SSL à utiliser pour une combinaison particulière de nom d'hôte et de port, et la configuration SSL contient tous les détails nécessaires à l'établissement de la connexion cryptée. Il est donc facile de réutiliser une seule configuration SSL pour plusieurs serveurs. Voici le contenu de mon fichier SSLDefs.ini:

[My CloudSQL Server]
Address=k8s-da0bcd5e-a1b3a0c7-545df92ec8-2e44304cebef1543.elb.us-east-1.amazonaws.com
Port=443
SSLConfig=SampleSSLConfig

[SampleSSLConfig] CAFile= CertFile=C:\Users\bdeboe\odbc\certificateSQLaaS.pem KeyFile= Password= KeyType=2 Protocols=28 CipherList=ALL:!aNULL:!eNULL:!EXP:!SSLv2 VerifyPeer=0 VerifyDepth=9

La première section contient la configuration du serveur auquel vous pouvez donner un nom de votre choix. Vous devrez modifier l'adresse pour qu'elle corresponde au nom d'hôte de votre déploiement Cloud SQL, qui peut être obtenu à partir de la page des détails du déploiement où vous avez téléchargé le certificat.

La deuxième section contient la configuration SSL, dont le nom doit correspondre à ce que vous avez spécifié pour SSLConfig dans la section de configuration du serveur. La valeurCertFile doit évidemment correspondre à l'endroit où vous avez sauvegardé votre certificat.

Pour plus de détails sur les autres paramètres, veuillez vous référer à la documentation complète sur les paramètres TLS.

Étape 3: Création du DSN de type ODBC

Power BI, comme la plupart des outils basés sur ODBC, fonctionne avec un DSN (Data Source Name), que vous enregistrez à l'aide d'un utilitaire Windows. Il suffit de cliquer sur l'icône Start (Démarrer) de Windows et de taper "ODBC", puis de cliquer sur "ODBC Data Sources (64 bit)" (Sources de données ODBC (64 bit)). Choisissez l'onglet "System DSN" (DSN du système) pour enregistrer une connexion à notre déploiement Cloud SQL. Si vous avez des installations locales d'InterSystems IRIS (j'en ai une douzaine à tout moment 😉), vous verrez que le programme d'installation a créé des entrées DSN par défaut pour:

Cliquez sur "Add..." (Ajouter...) pour créer un nouveau DSN, en choisissant un nom et en renseignant l'hôte, le port et l'espace de noms. J'enregistre habituellement mon nom d'utilisateur et mon mot de passe dans le DSN pour toute instance non productive (et nous en aurons besoin pour tester la connexion dans quelques instants), mais vous pouvez laisser ces champs vides et fournir ces informations d'identification plus tard. Le champ Nom du serveur SSL/TLS est quelque peu superflu (nous y travaillerons!).

 Ensuite, cliquez sur "Test Connection" (Tester la connexion) pour vérifier que tout fonctionne comme prévu. Vous devriez obtenir un message "Connectivity test completed successfully!" (Test de connectivité terminé avec succès). Si ce n'est pas le cas, vérifiez les étapes ci-dessus ou reportez-vous au Guide de dépannage. Un message d'erreur particulier peut vous laisser perplexe (en tout cas, il m'a laissé perplexe !): "No SSL config found in the registry or in ssldefs.ini" (Aucune configuration SSL trouvée dans le registre ou dans ssldefs.ini). Cette erreur signifie que le pilote ODBC n'a pas trouvé de correspondance pour votre combinaison nom d'hôte/port dans le fichier SSLDefs.ini. Comme votre nom d'hôte change à chaque fois que vous créez un nouveau déploiement, vous devrez mettre à jour ou ajouter les configurations de serveur pour chacun d'entre eux.

Étape 4: Connexion à partir de Power BI

Il est maintenant temps d'utiliser notre DSN ODBC pour extraire des données dans Power BI. Après avoir ouvert l'application, sélectionnez la commande "Get Data" (Obtenir des données) ou "Get data from other sources" (Obtenir des données à partir d'autres sources), et choisissez l'option ODBC:

Ensuite, choisissez le DSN que vous venez de créer dans la liste:

Dans l'écran suivant, vous pouvez indiquer votre nom d'utilisateur et votre mot de passe. Aucune propriété des informations d'identification supplémentaire n'est requise.

 Et c'est tout! Vous pouvez maintenant sélectionner les tables que vous souhaitez inclure dans vos rapports Power BI:

Comme vous l'avez probablement remarqué, toutes les étapes de cet article, à l'exception de la dernière, sont universelles pour la configuration ODBC, ce qui devrait vous permettre d'utiliser la plupart des outils basés sur ODBC. J'espère que cet article vous a permis d'avancer, et n'hésitez pas à ajouter vos propres trucs et astuces, ou à partager vos expériences sur la connexion à Cloud SQL. Notez également qu'il n'y a pratiquement rien ici, à part l'étape 0, qui soit spécifique à Cloud SQL, donc vous pouvez utiliser les mêmes étapes pour vous connecter à n'importe quelle instance IRIS qui nécessite des connexions cryptées.

0
0 105
Article Sylvain Guilbaud · Mars 27, 2024 8m read

Si vous exécutez IRIS dans une configuration miroir pour HA dans Azure, la question de la fourniture de Mirror VIP (adresse IP virtuelle) devient pertinente. L'adresse IP virtuel permet aux systèmes en aval d'interagir avec IRIS en utilisant une seule adresse IP. Même en cas de basculement, les systèmes en aval peuvent se reconnecter à la même adresse IP et continuer à fonctionner.

Le principal problème, lors du déploiement sur Azure, est qu'un VIP IRIS doit être essentiellement un administrateur de réseau, conformément aux docs.

Pour obtenir l'HA, les membres du miroir IRIS doivent être déployés dans différentes zones de disponibilité d'un sous-réseau (ce qui est possible dans Azure car les sous-réseaux peuvent s'étendre sur plusieurs zones). L'une des solutions pourrait être les équilibreurs de charge, mais ils coûtent bien sûr plus cher et nécessitent d'être administrés.

Dans cet article, j'aimerais fournir un moyen de configurer un VIP miroir sans utiliser les équilibreurs de charge suggérés dans la plupart des autres architectures de référence Azure.

Architecture

Architecture

Nous avons un sous-réseau qui s'étend sur deux zones de disponibilité (je simplifie ici - bien sûr, vous aurez probablement des sous-réseaux publics, un arbitre dans une autre zone, et ainsi de suite, mais il s'agit d'un minimum absolu suffisant pour démontrer cette approche). La notation CIDR du sous-réseau est 10.0.0.0/24, ce qui signifie que les adresses IP 10.0.0.1 à 10.0.0.255 lui sont allouées. Puisque Azure réserve les quatre premières adresses et la dernière adresse, nous pouvons utiliser 10.0.0.4 à 10.0.0.254.

Nous mettrons en œuvre des VIP publics et privés en même temps. Si vous voulez, vous pouvez implémenter uniquement le VIP privé.

Idée

Les machines virtuelles dans Azure ont des Interfaces réseau. Ces interfaces réseau ont des Configurations IP. La configuration IP est une combinaison d'IP publiques et/ou privées, et elle est acheminée automatiquement vers la Machine virtuelle associée à l'Interface réseau. Il n'est donc pas nécessaire de mettre à jour les routes. Lors d'un basculement de miroir, nous allons supprimer la configuration IP VIP de l'ancien primaire et la créer pour un nouveau primaire. Toutes les opérations nécessaires à cette fin prennent de 5 à 20 secondes pour une IP VIP privée uniquement, de 5 secondes à une minute pour une combinaison d'IP VIP publique/privée.

Mise en œuvre de VIP

  1. Allocation de l'IP externe à utiliser en tant que VIP public. Ignorez cette étape si vous souhaitez uniquement un VIP privé. Si vous attribuez le VIP, il doit résider dans le même groupe de ressources et dans la même région et se trouver dans toutes les zones avec le primaire et le backup. Vous aurez besoin d'un nom IP externe.
  2. Choisissez une valeur VIP privée. J'utiliserai la dernière adresse IP disponible '10.0.0.254'
  3. Sur chaque machine virtuelle, attribuez l'adresse IP VIP privée sur l'interface réseau eth0:1.
cat << EOFVIP >> /etc/sysconfig/network-scripts/ifcfg-eth0:1
          DEVICE=eth0:1
          ONPARENT=on
          IPADDR=10.0.0.254
          PREFIX=32
          EOFVIP
sudo chmod -x /etc/sysconfig/network-scripts/ifcfg-eth0:1
sudo ifconfig eth0:1 up

Si vous voulez juste faire un test, exécutez-le (mais il ne survivra pas au redémarrage du système) :

sudo ifconfig eth0:1 10.0.0.254

Selon le système d'exploitation que vous devrez peut-être exécuter:

ifconfig eth0:1
systemctl restart network
  1. Pour chaque machine virtuelle, activez Identité attribuée au système ou à l'utilisateur.
  2. Pour chaque identité, attribuez les autorisations de modifier les interfaces réseau. Pour ce faire, créez un rôle personnalisé. Dans ce cas, les autorisations minimales sont les suivantes :
{
  "roleName": "custom_nic_write",
  "description": "IRIS Role to assign VIP",
  "assignableScopes": [
    "/subscriptions/{subscriptionid}/resourceGroups/{resourcegroupid}/providers/Microsoft.Network/networkInterfaces/{nicid_primary}",
    "/subscriptions/{subscriptionid}/resourceGroups/{resourcegroupid}/providers/Microsoft.Network/networkInterfaces/{nicid_backup}"
  ],
  "permissions": [
    {
      "actions": [
        "Microsoft.Network/networkInterfaces/write",
        "Microsoft.Network/networkInterfaces/read"
      ],
      "notActions": [],
      "dataActions": [],
      "notDataActions": []
    }
  ]
}

Pour les environnements non productifs, vous pouvez utiliser un rôle système Contributeur réseau sur le groupe de ressources, mais ce n'est pas une approche recommandée car Contributeur réseau est un rôle très large.

  1. Chaque interface réseau dans Azure peut avoir un ensemble de configurations IP. Lorsqu'un membre miroir actuel devient primaire, nous utilisons un callback ZMIRROR pour supprimer une configuration IP VIP sur l'interface réseau d'un autre membre miroir et créer une configuration IP VIP pointant sur lui-même :

Voici les commandes Azure CLI pour les deux nœuds en supposant le groupe de ressources rg, la configuration IP vip et l'IP externe my_vip_ip :

az login --identity
az network nic ip-config delete --resource-group rg --name vip --nic-name mirrorb280_z2
az network nic ip-config create --resource-group rg --name vip --nic-name mirrora290_z1 --private-ip-address 10.0.0.254 --public-ip-address my_vip_ip

et

az login --identity
az network nic ip-config delete --resource-group rg --name vip --nic-name mirrora290_z1
az network nic ip-config create --resource-group rg --name vip --nic-name mirrorb280_z2 --private-ip-address 10.0.0.254 --public-ip-address my_vip_ip

Et le même code qu'une routine ZMIRROR :

ROUTINE ZMIRROR

NotifyBecomePrimary() PUBLIC {
    #include %occMessages
    set rg = "rg"
    set config = "vip"
    set privateVIP = "10.0.0.254"
    set publicVIP = "my_vip_ip"

    set nic = "mirrora290_z1"
    set otherNIC = "mirrorb280_z2"
    if ##class(SYS.Mirror).DefaultSystemName() [ "MIRRORB" {
        // we are on mirrorb node, swap
        set $lb(nic, otherNIC)=$lb(otherNIC, nic)
    }

    set rc1 = $zf(-100, "/SHELL", "export", "AZURE_CONFIG_DIR=/tmp", "&&", "az", "login", "--identity")
    set rc2 = $zf(-100, "/SHELL", "export", "AZURE_CONFIG_DIR=/tmp", "&&", "az", "network", "nic", "ip-config", "delete", "--resource-group", rg, "--name", config, "--nic-name", otherNIC)
    set rc3 = $zf(-100, "/SHELL", "export", "AZURE_CONFIG_DIR=/tmp", "&&", "az", "network", "nic", "ip-config", "create", "--resource-group", rg, "--name", config, "--nic-name",      nic,  "--private-ip-address", privateVIP, "--public-ip-address", publicVIP)
    quit 1
}

La routine est la même pour les deux membres du miroir, nous échangeons simplement les noms des cartes réseau en fonction du nom du membre du miroir actuel. Vous pourriez ne pas avoir besoin du paramètre export AZURE_CONFIG_DIR=/tmp, mais parfois az cherche à écrire les informations d'identification dans le répertoire personnel de la racine, ce qui peut échouer. Au lieu de /tmp, il est préférable d'utiliser le sous-répertoire personnel de l'utilisateur d'IRIS (ou vous pouvez même ne pas avoir besoin de cette variable d'environnement, en fonction de votre configuration).

Et si vous voulez utiliser Embedded Python, voici le code Azure Python SDK:

from azure.identity import DefaultAzureCredential
from azure.mgmt.network import NetworkManagementClient
from azure.mgmt.network.models import NetworkInterface, NetworkInterfaceIPConfiguration, PublicIPAddress

sub_id = "AZURE_SUBSCRIPTION_ID"
client = NetworkManagementClient(credential=DefaultAzureCredential(), subscription_id=sub_id)

resource_group_name = "rg"
nic_name = "mirrora290_z1"
other_nic_name = "mirrorb280_z2"
public_ip_address_name = "my_vip_ip"
private_ip_address = "10.0.0.254"
vip_configuration_name = "vip"


# remove old VIP configuration
nic: NetworkInterface = client.network_interfaces.get(resource_group_name, other_nic_name)
ip_configurations_old_length = len(nic.ip_configurations)
nic.ip_configurations[:] = [ip_configuration for ip_configuration in nic.ip_configurations if
                            ip_configuration.name != vip_configuration_name]

if ip_configurations_old_length != len(nic.ip_configurations):
    poller = client.network_interfaces.begin_create_or_update(
        resource_group_name,
        other_nic_name,
        nic
    )
    nic_info = poller.result()

# add new VIP configuration
nic: NetworkInterface = client.network_interfaces.get(resource_group_name, nic_name)
ip: PublicIPAddress = client.public_ip_addresses.get(resource_group_name, public_ip_address_name)
vip = NetworkInterfaceIPConfiguration(name=vip_configuration_name,
                                      private_ip_address=private_ip_address,
                                      private_ip_allocation_method="Static",
                                      public_ip_address=ip,
                                      subnet=nic.ip_configurations[0].subnet)
nic.ip_configurations.append(vip)

poller = client.network_interfaces.begin_create_or_update(
    resource_group_name,
    nic_name,
    nic
)
nic_info = poller.result()

Lancement initial

NotifyBecomePrimary est aussi appelé automatiquement au démarrage du système (après la reconnexion de miroirs), mais si vous voulez que vos environnements non-miroirs acquièrent VIP de la même manière, utilisez la routine ZSTART:

SYSTEM() PUBLIC {
  if '$SYSTEM.Mirror.IsMember() {
    do NotifyBecomePrimary^ZMIRROR()
  }
  quit 1
}

Conclusion

Et c'est tout! Nous changeons la configuration IP qui pointe vers un miroir primaire actuel lorsque l'événement NotifyBecomePrimary se produit.

0
0 126
Article Sylvain Guilbaud · Jan 30, 2024 5m read

Qu'est-ce qu'une image Docker?

Dans ce deuxième article sur les principes fondamentaux des conteneurs, nous examinons ce que sont les images de conteneurs.

Une image Docker est simplement une représentation binaire d'un conteneur.

Un conteneur en cours d'exécution ou simplement un conteneur est l'état d'exécution de l'image du conteneur associée.

Pour plus d'information, n'hésitez pas à lire l'article qui explique ce qu'est un conteneur.

0
0 257
Article Pierre LaFay · Jan 21, 2024 4m read

Avec la sortie d'InterSystems IRIS Cloud SQL, nous recevons des questions plus fréquentes sur la manière d'établir des connexions sécurisées via JDBC et d'autres technologies de pilotes.

Bien que nous ayons une belle documentation générale et détaillée sur les technologies de pilote elles-mêmes, notre documentation ne va pas aussi loin pour décrire les outils clients individuels, tels que notre DBeaver préféré.

Dans cet article, nous décrirons les étapes pour créer une connexion sécurisée de DBeaver à votre déploiement Cloud SQL.

0
0 200
InterSystems officiel Benjamin De Boe · Jan 15, 2024

InterSystems a le plaisir d'annoncer la disponibilité générale d'InterSystems IRIS Cloud SQL et d'InterSystems IRIS Cloud IntegratedML, deux services fondamentaux pour le développement de solutions cloud natives optimisées par les performances et la fiabilité éprouvées de classe entreprise de la technologie InterSystems IRIS.

0
0 59
Article Guillaume Rongier · Déc 14, 2023 10m read

Dans cette série d'articles, j'aimerais présenter et discuter de plusieurs approches possibles pour le développement de logiciels avec les technologies d'InterSystems et GitLab. J'aborderai des sujets tels que:

  • Git 101
  • Flux Git (processus de développement)
  • Installation de GitLab
  • Flux de travail GitLab
  • Diffusion continue
  • Installation et configuration de GitLab
  • GitLab CI/CD
  • Pourquoi des conteneurs?
  • Infrastructure de conteneurs
  • CD utilisant des conteneurs
  • CD utilisant ICM

Dans cet article, nous allons créer une diffusion continue avec InterSystems Cloud Manager. ICM est une solution de déploiement et de provisionnement en nuage pour les applications basées sur InterSystems IRIS. Il vous permet de définir la configuration de déploiement souhaitée et ICM la provisionne automatiquement. Pour plus d'informations, consultez : First Look : ICM.

0
0 74
InterSystems officiel Adeline Icard · Oct 17, 2023

InterSystems a pris la décision d'arrêter le développement d'InterSystems Cloud Manager et de le qualifier de obsolète à partir de la version InterSystems IRIS 2023.3. InterSystems continuera à prendre en charge les clients existants utilisant cette technologie, mais elle n'est plus recommandée pour les nouveaux déploiements.

Les clients du cloud qui souhaitent déployer et gérer un déploiement IRIS avec de nombreux systèmes sont encouragés à envisager Kubernetes et InterSystems Kubernetes Operator, qui possède des fonctionnalités très similaires à ICM.

0
0 36
Article Lorenzo Scalese · Juil 31, 2023 11m read

Notre objectif

Dans le dernier article, nous avons parlé de quelques éléments de démarrage pour Django. Nous avons appris à commencer le projet, à nous assurer que nous disposons de tous les éléments requis et à créer une matrice CRUD. Cependant, aujourd'hui, nous allons un peu plus loin.
Aujourd'hui, nous allons donc connecter IRIS à un environnement Python, construire quelques fonctions et les afficher sur une page web. Ce sera similaire à la dernière discussion, mais nous irons assez loin pour que vous puissiez faire quelque chose de nouveau, mais pas assez pour que vous vous sentiez perdus.
Dans ce projet, nous obtiendrons des informations sur les globales dans IRIS afin de suivre leur taille et de comprendre le coût de chaque espace de noms et de chaque table en Mo.

Le projet

Chaque étape est disponible sur mon Référentiel GitHub, dans l'historique des commits.

Les éléments de démarrage

Nous suivons quelques étapes similaires à celles de l'article précédent, alors cette partie vous sera familière.

  • Allez dans le répertoire souhaité sur le terminal et tapez ce qui suit.

django-admin startproject globalSize

  • Ajoutez requirements.txt avec le texte suivant, et tapez

pip install -r requirements.txt

pour être sûr de remplir les conditions requises.

# Django en lui-même
django>=4.2.1# Pilote InterSystems IRIS pour Django
django-iris==0.2.2
  • Dans globalSize/settings.py, ajoutez IRIS dans les configurations DATABASES :
DATABASES = {
	‘default’: {
		‘ENGINE’: ‘django_iris’,
		‘NAME’: ‘USER’,
		‘USER’: ‘_system’,
		‘PASSWORD’: ‘SYS’,
		‘HOST’: ‘localhost’,
		‘PORT’: 1972,
	}
}
  • N'oubliez pas d'ajouter un .gitignore et un .editorconfig. Il est également pratique d'avoir un linter de votre choix, mais cela dépasse le cadre de cet article.

 

Création de l'application et du modèle

Nous avons créé une application et un modèle dans le dernier article, cette section devrait donc vous être familière, même s'il s'agit d'une application et d'un modèle différents.

  • Pour créer l'application, saisissez

python manage.py startapp globals

  • Dans _globals/models.py, _créez un modèle avec les informations que vous souhaitez afficher sur vos globales :
classirisGlobal(models.Model):
	database = models.CharField(max_length=40)
	name = models.CharField(max_length=40)
	allocatedsize = models.FloatField()
	size = models.FloatField()


	def__str__(self):return self.name
  • Dans _settings.py, _ajoutez la nouvelle application à INSTALLED_APPS :
INSTALLED_APPS = [
	…,
	‘globals’,
]

 

Configuration des URL et de la page d'accueil

Une fois de plus, nous suivons quelques étapes similaires à celles de l'article précédent.

  • La fonction incluse dans django.urls est importée dans _globalSize/urls.py et un nouveau chemin est ajouté à globals.urls dans urlpatterns.
from django.urls import path, include
urlpatterns = [
    …,
    path(‘globals/’, include(‘globals.urls’)),
]
  • Créez les URLs pour l'application, en ajoutant le fichier globals/urls.py avec le texte suivant.
from django.urls import path
from .views import home
urlpatterns = [
	path(‘’, home),
]
  • Créez la vue importée dans la dernière étape. Dans view.py, ajoutez la fonction ci-dessous.
defhome(request):return render(request, “index.html”)
  • Pour finir, ajoutez le fichier globals/templates/index.html et générez la page d'accueil comme vous le souhaitez. Consultez l'exemple ci-dessous :


  
    hello world!
  

Si vous entrez les commandes ci-dessous et suivez le lien http://127.0.0.1:8000/globals/, vous aurez une page affichant "hello world !".

python manage.py makemigrations<br>python manage.py migrate<br>python manage.py runserver

Affichage des globales dans les pages d'accueil et d'administration

  • Importez le modèle et enregistrez-le dans le fichier admin.py.
from .models import irisGlobal
admin.site.register(irisGlobal)
  • Importez le modèle dans views.py et renvoyez-le dans la fonction.
from .models import irisGlobal
defhome(request):
	globals = irisGlobal.objects.all()
	return render(request, “index.html”, {“globals”: globals})
  • Nous pouvons maintenant accéder aux valeurs globales à partir de _index.html _comme nous le souhaitons. Consultez l'exemple ci-dessous.
ID  -  DATABASE          /       GLOBAL       - Size / Allocated
  {% for global in globals %}
  >
    {{ global.id }} - {{ global.database }}    {{ global.name  }}  -  {{ global.size  }}  /  {{ global.allocatedsize }}
  
  {% endfor %}

 

Récupération de données

Récupération de données
À ce stade, le projet est prêt à recevoir des informations. Il existe de nombreuses façons de modeler ce projet, mais pour ma part, j'utiliserai l'approche de Python afin que nous puissions apprendre une nouvelle solution qu'il est possible d'intégrer à Django et à IRIS.
Nous avons besoin de quelques méthodes pour récupérer toutes les données. Nous pouvons utiliser InterSystems IRIS Cloud SQL avec le pilote DB-API pour nous connecter à l'instance que nous voulons analyser - il n'est pas nécessaire que ce soit la même que celle où nous avons connecté Django.
L'organiser dans un nouveau dossier que nous pouvons traiter comme un module est une bonne pratique. Pour cela, créez le dossier api dans les globaux, ajoutez un fichier vide _init_.py_ pour que Python le reconnaisse comme un module, et commencez à écrire le fichier qui contiendra les méthodes. Nous pouvons l'appeler methods.py.


Création de la connexion

Pour connecter notre environnement Python à l'IRIS d'InterSystems, nous devons suivre quelques étapes décrites dans la section "ObjectScript dans l'environnement Python" de l'article précédent [Python et IRIS dans la pratique] (https://community.intersystems.com/post/python-and-iris-practice-examples).
A partir de maintenant, c'est simple ; nous importons iris, nous passons l'adresse de la connexion (l'instance d'IRIS que nous voulons analyser dans le format suivant : host:port/namespace), un nom d'utilisateur et un mot de passe à la méthode iris.connect et nous créons IRIS de Python. Jetez un coup d'œil au code ci-dessous.

import intersystems_iris as iris
from django.db import connection as djangoconnection

# connection par iris
conn_params = djangoconnection.get_connection_params()
conn_params[“namespace”] = “%SYS”
connection = iris.connect(**conn_params)
irisPy = iris.createIRIS(connection)

 

Obtention des répertoires de bases de données

Puisque nous voulons récupérer les tailles des globales, nous avons besoin (bien sûr) de leurs tailles, de leurs noms et de leurs adresses - ce que nous appelons des bases de données.
Je vais vous montrer une version simplifiée de la fonction, mais rappelez-vous qu'il est préférable de vérifier chaque étape et chaque connexion, et de lancer une exception si quelque chose ne va pas.
Tout comme nous le ferions en ObjectScript, nous avons besoin d'une requête SQL pour pouvoir la préparer, l'exécuter et récupérer une liste contenant tous les répertoires de la base de données dans son jeu de résultats. Nous pouvons faire tout cela facilement avec les fonctions "irisPy.classMethodSomething()", où Something (quelque chose) représente le type que la méthode doit retourner, et irisObject.invoke(), où nous pouvons accéder à n'importe quoi à partir de l'irisObject référencé. Voici un exemple.

defgetAllDatabaseDirectories():try:
	   # vérification de la connexion faite dans irisPy, et si elle est fixée à l'espace de noms %SYS
	   databaseDirectoriesList = []
	   with connection.cursor() as cursor:
		cursor.execute(“SELECT DISTINCT %EXACT(Directory) FROM Config.Databases WHERE SectionHeader = ?”, [“Databases”,],)
		databaseDirectoriesList = [row[0] for row in cursor]

    except Exception as error:
        return str(error)

    return databaseDirectoriesList

La variable statement est définie comme un objet généré par la méthode %New de la classe IRIS %SQL.Statement. Il est alors possible d'invoquer la méthode %Prepare à partir de l'objet instancié, avec une chaîne de requête comme argument. Ensuite, nous pouvons invoquer les méthodes %Execute et %Next pour exécuter la requête et boucler sur l'ensemble des résultats, en ajoutant les informations souhaitées à une liste Python pour un accès facile.
Il est facile de trouver chaque répertoire de base de données dans le tableau Config.Databases, situé uniquement dans l'espace de noms %SYS de chaque instance d'IRIS. Consultez-la dans le portail de gestion si vous le souhaitez, vous y trouverez d'autres informations intéressantes.

Récupération de toutes les globales d'une base de données

Cette fonction est très similaire à la précédente. Cependant, nous disposons maintenant d'une requête de classe prête à l'emploi. Une fois de plus, nous avons besoin d'une requête SQL, nous pouvons donc préparer la requête DirectoryList à partir de la classe %SYS.GlobalQuery. Ensuite, nous l'exécutons avec un répertoire de base de données comme argument et nous récupérons une liste contenant tous les globales de cette base de données.

defgetGlobalsList(databaseDirectory: str):try:
        statement = irisPy.classMethodObject("%SQL.Statement", "%New")
        status = statement.invoke("%PrepareClassQuery", "%SYS.GlobalQuery","DirectoryList")

        result = statement.invoke("%Execute", databaseDirectory)

        globalList = []
        while (result.invoke("%Next")!=0):
            globalList.append(result.invoke("%Get", "Name"))

    except Exception as error:
        return str(error)

    return globalList

Récupération des tailles des globales et des tailles allouées

Enfin, nous pouvons accéder aux informations cibles. Heureusement, IRIS dispose d'une méthode intégrée pour récupérer la taille et la taille allouée à condition de fournir une base de données et une paire de globales.

defgetGlobalSize(databaseDirectory: str, globalName: str):try:
        globalUsed = iris.IRISReference(0)
        globalAllocated = iris.IRISReference(0)
        status = irisPy.classMethodObject("%GlobalEdit", "GetGlobalSize", databaseDirectory, globalName, globalAllocated, globalUsed, 0)

    except Exception as error:
        return str(error)

    return (globalUsed.getValue(), globalAllocated.getValue())

Cette fois, nous avons besoin de la fonction IRISReference(0) du module iris pour recevoir les tailles de la fonction "GetGlobalSize" par référence. Ensuite, nous pouvons accéder à la valeur avec la méthode getValue().

Affichage complet sur la page d'accueil

Enfin, nous pouvons utiliser ces fonctions pour afficher les données sur la page d'accueil. Nous disposons déjà d'un moyen pour accéder aux informations et d'un tableau, il ne nous reste plus qu'à le remplir. Pour cela, je veux créer un bouton de mise à jour.
Tout d'abord, nous ajoutons un lien vers le fichier index.html.

href = "{% url 'update' %}">updatea>body>

Ajoutez le lien vers la liste urlpatterns, dans urls.py.

Add the link to the urlpatterns list, in urls.py.
from .views import home, update
urlpatterns = [
    path('', home),
    path('update', update, name="update"),
]

Ensuite, créez la vue, dans views.py.

from django.shortcuts import render, redirect
from .api.methods import *
defupdate(request):
    irisGlobal.objects.all().delete()
    databaseList = getAllDatabaseDirectories()

    for database in databaseList:
        globalList = getGlobalsList(database)

        for glob in globalList:
            used, allocated = getGlobalSize(database, glob)
            irisGlobal.objects.create(database=database, name=glob, size=used, allocatedsize=allocated)

    return redirect(home)

 

Pour cette vue, nous devons d'abord importer la fonction de redirection de django.shortcuts, ainsi que les méthodes que nous venons de construire.  
C'est une bonne idée de supprimer toutes les données précédentes du tableau afin que les globales éventuellement supprimées disparaissent. Comme le nombre de globales n'est probablement pas gigantesque, il est préférable de procéder ainsi plutôt que de vérifier chaque enregistrement pour voir s'il a été supprimé ou s'il a besoin d'une mise à jour.  
Ensuite, nous obtenons tous les répertoires des bases de données afin de pouvoir, pour chaque base de données, vérifier tous les globales qui s'y trouvent, et pour chaque globale, nous pouvons avoir sa taille utilisée et sa taille allouée.  
À ce stade, le modèle Django est rempli et prêt à récupérer des données, nous redirigeons donc vers la vue d'accueil.  
Si vous accédez à <http://127.0.0.1:8000/globals/> et cliquez sur le lien de mise à jour que nous avons ajouté, la page devrait se recharger et dans quelques secondes, elle affichera la liste des globales, avec ses bases de données, ses tailles et ses tailles allouées, comme dans l'image ci-dessous.


Ajout d'une agrégation

Vous seriez surpris de savoir à quel point il est simple d'ajouter quelques options d'analyse rapide, telles qu'une somme ou un décompte. Il n'est pas nécessaire de maîtriser Django pour créer quelques tableaux de bord sur cette page et, après cette section, vous devriez être en bonne position pour commencer.
Nous savons déjà que la vue accueil est responsable du rendu de l'index. Jusqu'à présent, nous avons généré la variable "globals", contenant toutes les données, et l'avons passée à l'index.html. Nous allons faire quelque chose de similaire, mais avec des fonctions d'agrégation. Nous allons créer une variable pour chaque somme, utiliser les méthodes aggregate() et Sum(), et les ajouter à l'argument "context list" de la fonction "render". Et bien sûr, n'oubliez pas d'importer "Sum" de django.db.models. Consultez la fonction ci-dessous.

defhome(request):
	globals = irisGlobal.objects.all()
	sumSize = globals.aggregate(Sum("size"))
	sumAllocated = globals.aggregate(Sum("allocatedsize"))
	return render(request, "index.html", {"globals": globals, "sumSize": sumSize, "sumAllocated":sumAllocated})

Nous pouvons maintenant l'ajouter au fichier index.html et ajouter quelques paragraphes sous la liste (

élément). Dans ces paragraphes, nous pouvons accéder au décompte de toutes les globales et aux sommes, comme indiqué ci-dessous.

…
  showing results for {{globals.count}} globalsp>total size: {{sumSize.size__sum}}p><total allocated size: {{sumAllocated.allocatedsize__sum}}p>body>html>

Actualisez le lien et vous devriez obtenir le résultat suivant.


La fin... ou presque

Dans cet article, nous avons appris comment InterSystems IRIS stocke les données en mémoire, comment y accéder à partir de Python, comment construire une API, et comment utiliser IRIS comme un système en nuage, de sorte que nous puissions le suivre et l'analyser facilement. Nous pouvons voir à l'horizon des requêtes plus complexes, la création de tableaux de bord, l'automatisation des mises à jour et l'ajout d'un système de notification.
Dans le prochain article, je me rapprocherai de cet horizon, en montrant comment filtrer et ordonner les données avant de les afficher, en ajoutant quelques options modifiables côté client, et enfin, en ajoutant une pincée de CSS pour donner du charme à l'ensemble.
Souhaitez-vous voir quelque chose que je n'ai pas encore dit ? N'hésitez pas à me contacter si vous avez des idées ou des besoins sur lesquels vous aimeriez que j'écrive.

0
0 171
InterSystems officiel Benjamin De Boe · Juil 4, 2023

InterSystems IRIS Cloud SQL est un service cloud entièrement géré qui apporte la puissance des capacités de base de données relationnelles d'InterSystems IRIS utilisées par des milliers d'entreprises clientes à un large public de développeurs d'applications et de professionnels des données. InterSystems IRIS Cloud IntegratedML est une option de cette base de données en tant que service qui offre un accès facile à de puissantes capacités d'apprentissage automatique automatisé sous une forme SQL native, via un ensemble de commandes SQL simples qui peuvent facilement être intégrées dans le code d'application pour augmenter avec des modèles ML qui s'exécutent près des données.

Aujourd'hui, nous annonçons le programme d'accès pour les développeurs pour ces deux offres. Les développeurs d'applications peuvent désormais s'inscrire eux-mêmes au service, créer des déploiements et commencer à créer des applications composables et des services de données intelligents, l'approvisionnement, la configuration et l'administration étant entièrement pris en charge par le service.

0
0 40
Article Lorenzo Scalese · Juin 30, 2023 5m read

Si vous déployez dans plus d'un environnement/région/cloud/client, vous rencontrerez inévitablement le problème de la gestion de la configuration.

Alors que tous vos déploiements (ou juste certains) peuvent partager le même code source, certaines parties, telles que la configuration (paramètres, mots de passe) diffèrent d'un déploiement à l'autre et doivent être gérées différemment.

Dans cet article, j'essaierai d'offrir quelques conseils à ce sujet. Cet article traite principalement des déploiements de conteneurs.

Unification de la base de code

Avant d'aborder la gestion de la configuration, parlons de l'unification des bases de code. Le problème est le suivant : la base de code doit généralement viser à coalescer en une seule version. Bien sûr, à tout moment, vous aurez plusieurs versions de votre base de code - la version DEV avec de toutes nouvelles fonctionnalités, la version TEST avec du code de test supplémentaire, la version PROD, et ainsi de suite. Et c'est fine parce que, dans cet exemple, les changements se regroupent en une seule version au fil du temps. Plusieurs branches DEV deviennent une branche TEST et ainsi de suite.

Le problème commence lorsque nous avons plusieurs versions à l'étape finale de notre pipeline de déploiement. Par exemple, le client ABC a demandé une fonctionnalité particulière XYZ, et il existe maintenant deux versions de la base de code PROD - avec la fonctionnalité XYZ et sans elle. Cette situation est problématique car elle double immédiatement nos délais de construction et notre consommation de ressources. Bien sûr, il n'y a parfois aucun moyen d'y remédier. Cependant, supposons que vous ayez de telles divergences persistantes entre les bases de code. Dans ce cas, il peut être intéressant de rechercher si vous pouvez les regrouper en une seule version - dans ce scénario, la fonctionnalité XYZ est activée ou non au démarrage.

Cela dit, passons à la gestion de la configuration.

 

Gestion de la configuration

Qu'est-ce que nous voulons ?

 * Ne pas stocker toutes les configurations possibles dans un seul conteneur ( pour une part, ce n'est pas sûr, et pour une autre part, nous avons toujours besoin de choisir la configuration à appliquer).
 * Ne pas construire un conteneur pour chaque configuration (simplifie le pipeline CD)

Nous devons transmettre la configuration (paramètres, secrets, ...) lors du démarrage d'InterSystems IRIS et l'appliquer à notre application.

Transmission de la configuration

Il existe plusieurs façons de transmettre la configuration au démarrage.

Les variables d'environnement

Simple et rapide. Dans le cas où vous souhaitez tout stocker dans une seule variable, utilisez JSON pour la sérialisation. N'oubliez pas par ailleurs que Windows a une limite de 32K caractères pour les variables d'environnement (mégaoctets sous Linux). Pour récupérer une variable d'environnement, utilisez $SYSTEM.Util.GetEnviron("ENV_VAR\NAME"). Le principal avantage est la facilité de mise en œuvre. Vérifiez également votre outil CD - il a généralement un minimum de support des variables d'environnement pendant l'exécution du pipeline, parfois avec un support des secrets pour plus de sécurité.

Les fichiers de montage

La configuration peut être un fichier de montage au démarrage. L'avantage est qu'il n'y a pas de limite de longueur. L'inconvénient est que toutes les offres en nuage ne prennent pas en charge les fichiers de montage, et même si c'est le cas, la gestion des fichiers peut s'avérer plus délicate que celle des variables d'environnement. Sachez que les fichiers peuvent toujours être récupérés à partir des anciennes couches d'un conteneur, même s'ils ont été supprimés à une couche ultérieure.

Fusion du CPF

Les paramètres du système peuvent être transmis via le Fichier de fusion de configuration. Ainsi que ses fonctionnalités intégrées. Inconvénient : Le fichier de fusion CPF ne traite pas les paramètres au niveau de l'application.

Les secrets de Docker/CSP

Docker peut monter un secret sous une forme de fichier à l'intérieur d'un conteneur. Les offres en nuage proposent souvent une fonctionnalité similaire. Utilisez-la à la place des fichiers ordinaires pour améliorer la sécurité.

Traitement de la configuration

Bien, vous avez passé la configuration à l'intérieur d'un conteneur. Que faire maintenant ?

%ZSTART

%ZSTART est votre code personnalisé, exécuté au démarrage du système. Il ressemble à ceci :

SYSTEM
    try {
        new $namespace
        set $namespace = "USER"
        // apply configuration
        set $namespace = "%SYS"
    } catch ex {
        zn "%SYS"
        do ex.Log()
    }
    quit 1

Il est essentiel de noter que %ZSTART doit être testé complètement - car InterSystems IRIS ne démarrera pas (ou se comportera de manière erratique) si la routine %ZSTART renvoie une erreur.

Vous êtes maintenant prêt à appliquer vos paramètres.

La manière dont vous stockez/appliquez les paramètres au niveau de l'application dépend naturellement de l'application, mais les paramètres par défaut du systèmeSystem Default Settings{.editor-rtfLink} sont disponibles si vous utilisez l'interopérabilité. Même si vous n'utilisez pas de productions interopérables, vous pouvez toujours utiliser les paramètres par défaut du système car ils sont disponibles pour tout le monde (tant que l'interopérabilité est activée dans un espace de noms).

Pour créer un nouveau paramètre, exécutez :

Set setting = ##class(Ens.Config.DefaultSettings).%New()
Set setting.ProductionName = production
Set setting.ItemName = itemname
Set setting.HostClassName = hostclassname
Set setting.SettingName = settingname
Set setting.SettingValue = settingvalue
Set setting.Description = description
Set sc = setting.%Save()

Et pour récupérer les paramètres, appelez :

set sc = ##class(Ens.Config.DefaultSettings).%GetSetting(production, itemname, hostclassname, "", settingname, .settingvalue)
set settingvalue = ##class(Ens.Director).GetProductionSettingValue(production, settingname, .sc)

Les hôtes d'interopérabilité reçoivent leurs paramètres automatiquement au démarrage du travail de l'hôte commercial.

Summary

Making your application configurable when deploying to more than one server is essential. It can be pretty easy at the early part of the development cycle, but the costs rise with each hardcoded URL. InterSystems IRIS offers several tools you can use to configure the state of your application at startup.

How do you manage multiple deployments?

0
0 63